Skip to main content

Foundation load capacity calculation engine using semi-empirical methods

Project description

Calculus-Core

CI Coverage PyPI Python

Biblioteca Python para cálculo de capacidade de carga de fundações profundas utilizando métodos semi-empíricos da literatura geotécnica brasileira.

Métodos Implementados

Método Ano Coeficientes
Aoki-Velloso 1975 K, α, F1, F2
Aoki-Velloso Laprovitera 1988 α corrigidos por tipo de estaca
Décourt-Quaresma 1978 Np, Nl, α, β
Teixeira 1996 α, β simplificados

Instalação

Instalação Básica (Apenas Core)

Ideal para scripts e backend.

pip install calculus-core

Instalação com Interface Web

Inclui Streamlit, Pandas e Altair.

pip install "calculus-core[streamlit]"

Para Desenvolvimento

git clone https://github.com/usuario/calculus-core.git
cd calculus-core
uv sync --all-extras

Uso Básico

from calculus_core import get_calculator_instance, Estaca, PerfilSPT

# Criar perfil SPT (suporta profundidades fracionárias)
perfil = PerfilSPT(nome_sondagem='SP-01')
perfil.adicionar_medidas([
    (1.0, 3, 'argila_arenosa'),
    (2.0, 6, 'areia_argilosa'),
    (3.0, 12, 'areia'),
    (4.0, 15, 'areia'),
    (5.0, 18, 'areia'),
])

# Criar estaca
estaca = Estaca(
    tipo='pré_moldada',
    processo_construcao='deslocamento',
    formato='circular',
    secao_transversal=0.3,  # diâmetro em metros
    cota_assentamento=3.0,
)

# Calcular
calculator = get_calculator_instance('aoki_velloso_1975')
resultado = calculator.calcular(perfil, estaca)

print(f"Resistência de Ponta: {resultado.resistencia_ponta:.2f} kN")
print(f"Resistência Lateral: {resultado.resistencia_lateral:.2f} kN")
print(f"Capacidade de Carga: {resultado.capacidade_carga:.2f} kN")
print(f"Carga Admissível: {resultado.capacidade_carga_adm:.2f} kN")

Usando Catálogos de Estacas

O projeto inclui catálogos pré-definidos para todos os tipos de estacas:

from calculus_core.domain import EstacaFactory

# Listar tipos disponíveis
tipos = EstacaFactory.listar_tipos_estaca()
# ['pre_moldada', 'escavada', 'helice_continua', 'raiz', 'franki', 'omega', 'metalica']

# Criar estaca do catálogo
estaca = EstacaFactory.criar_helice_continua('HELICE_500', cota_assentamento=4)
estaca = EstacaFactory.criar_metalica('HP_310x79', cota_assentamento=4)
estaca = EstacaFactory.criar_pre_moldada('CIRCULAR_330', cota_assentamento=3)

# Listar perfis disponíveis
perfis = EstacaFactory.listar_perfis_por_tipo('helice_continua')
# ['HELICE_300', 'HELICE_350', 'HELICE_400', ...]

Estratégias de Busca no Perfil SPT

# Busca exata (erro se não encontrar)
medida = perfil.obter_medida(2.0, estrategia='exata')

# Mais próxima (padrão)
medida = perfil.obter_medida(2.3, estrategia='mais_proxima')

# Camada anterior (conservador)
medida = perfil.obter_medida(2.5, estrategia='anterior')

# Interpolação linear
medida = perfil.obter_medida(2.25, estrategia='interpolar')

# N_SPT médio em intervalo
media = perfil.obter_n_spt_intervalo(1.0, 5.0, metodo='media')

Cálculos em Lote (Batch API)

Para comparar cenários, utilize as funções da API de lote:

from calculus_core import (
    calcular_todos_metodos_uma_estaca,
    calcular_um_metodo_todas_estacas,
    calcular_todos_metodos_todas_estacas,
    serializar_resultados
)

# 1. Comparar todos os métodos para uma estaca
resultados = calcular_todos_metodos_uma_estaca(perfil, estaca)

# 2. Comparar tipos de estaca para um método
resultados = calcular_um_metodo_todas_estacas(
    perfil,
    metodo='aoki_velloso_1975',
    cota_assentamento=10
)

# 3. Matriz completa de comparação
resultados = calcular_todos_metodos_todas_estacas(
    perfil,
    cota_assentamento=3
)

# Converter para lista de dicionários (compatível com JSON/Pandas)
dados = serializar_resultados(resultados)

# Exemplo: Usando com Pandas (opcional)
import pandas as pd
df = pd.DataFrame(dados)

Suporte a CPT e Conversão

A biblioteca suporta dados de Cone Penetration Test (CPT) e conversão para SPT equivalente:

from calculus_core.domain.soil_investigation import (
    PerfilCPT,
    converter_cpt_para_spt
)

# Criar perfil CPT
cpt = PerfilCPT(nome_sondagem='CPT-01')
cpt.adicionar_medidas([
    (1.0, 2.5, 50.0),   # prof(m), qc(MPa), fs(kPa)
    (2.0, 3.0, 60.0),
    (3.0, 3.5, 70.0),
    (4.0, 4.0, 80.0),
    (5.0, 4.5, 90.0),
])

# Converter para SPT (Correlação de Robertson 1983)
spt_equivalente = converter_cpt_para_spt(cpt, 'robertson_1983')

# Usar perfil convertido nos cálculos tradicionais
resultado = calculator.calcular(spt_equivalente, estaca)

Arquitetura

src/calculus_core/
├── domain/           # Lógica de negócio pura
│   ├── model.py          # Entidades (Estaca, PerfilSPT)
│   ├── value_objects.py  # Objetos de valor
│   ├── calculation/      # Estratégias de cálculo
│   ├── pile_types.py     # Tipos específicos de estaca
│   ├── pile_catalogs.py  # Catálogos pré-definidos
│   ├── soil_types.py     # Sistema de mapeamento de solos
│   ├── soil_investigation.py # Perfil CPT e conversões
│   └── method_registry.py # Registro de métodos
│
├── adapters/         # Infraestrutura
│   └── coefficients/ # Provedores de coeficientes
│
├── service_layer/    # Casos de uso
│   └── services.py   # Serviços de aplicação
│
├── entrypoints/      # Interfaces externas
│   ├── cli.py        # Interface de linha de comando
│   └── streamlit_app/# Interface web
│
└── bootstrap.py      # Raiz de Composição (Composition Root)

Extensibilidade

Adicionar Novo Método de Cálculo

from calculus_core.domain.method_registry import register_method
from calculus_core.domain.calculation import MetodoCalculo

@register_method(
    method_id='meu_metodo_2024',
    name='Meu Método',
    version='2024',
    description='Minha implementação',
    reference='Referência bibliográfica',
    authors=['Autor'],
    supported_pile_types=['all'],
    supported_soil_types=['all'],
)
class MeuMetodoCalculator(MetodoCalculo):
    def calcular(self, perfil_spt, estaca):
        # Implementação
        pass

Sistema de Tipos de Solo

O sistema de mapeamento de solos permite que cada método use sua própria classificação:

from calculus_core.domain import map_soil_type, TipoSoloCanonical

# Tipo canônico
solo = TipoSoloCanonical.AREIA_ARGILOSA

# Mapear para método específico
nome_av = map_soil_type(solo, 'aoki_velloso')  # 'areia_argilosa'
nome_dq = map_soil_type(solo, 'decourt_quaresma')  # 'areia'

Testes

# Rodar todos os testes
uv run pytest

# Com cobertura
uv run pytest --cov=calculus_core

# Testes específicos
uv run pytest tests/test_domain.py -v

Interface Web

uv run calculus-app
# Abre interface Streamlit em http://localhost:8501

Interface Visual

Abaixo estão algumas capturas de tela da interface web do Calculus-Core:

1. Dashboard e Visão Geral

Interface Principal Visão geral do aplicativo e seleção de módulos.

2. Gestão de Dados de Solo

Dados de Solo Importação e edição de perfis de sondagem SPT e CPT.

3. Cálculos de Capacidade de Carga

Cálculo Simples Cálculo detalhado para uma configuração específica de estaca e profundidade.

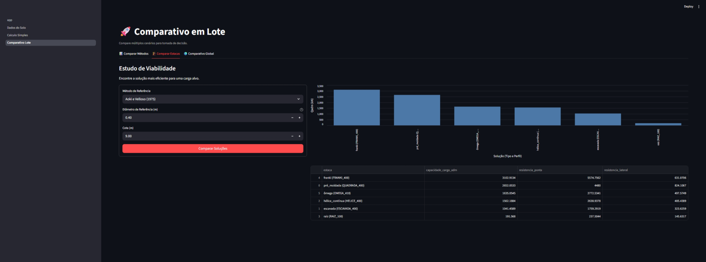
4. Análises em Lote (Batch)

O módulo de lote permite comparações rápidas entre diferentes cenários:

Métodos Estacas Global
Métodos Estacas Global
Comparativo de métodos Comparativo de estacas Análise global

Desenvolvimento

Este projeto utiliza Commitizen para padronização de commits e gerenciamento de versões.

Para realizar um commit padronizado:

uv run task cz

Para gerar um novo release (bump de versão e changelog):

uv run cz bump

Licença

MIT License - veja LICENSE para detalhes.

Project details


Download files

Download the file for your platform. If you're not sure which to choose, learn more about installing packages.

Source Distribution

calculus_core-0.5.1.tar.gz (51.5 kB view details)

Uploaded Source

Built Distribution

If you're not sure about the file name format, learn more about wheel file names.

calculus_core-0.5.1-py3-none-any.whl (70.2 kB view details)

Uploaded Python 3

File details

Details for the file calculus_core-0.5.1.tar.gz.

File metadata

  • Download URL: calculus_core-0.5.1.tar.gz
  • Upload date:
  • Size: 51.5 kB
  • Tags: Source
  • Uploaded using Trusted Publishing? Yes
  • Uploaded via: uv/0.9.21 {"installer":{"name":"uv","version":"0.9.21","subcommand":["publish"]},"python":null,"implementation":{"name":null,"version":null},"distro":{"name":"Ubuntu","version":"24.04","id":"noble","libc":null},"system":{"name":null,"release":null},"cpu":null,"openssl_version":null,"setuptools_version":null,"rustc_version":null,"ci":true}

File hashes

Hashes for calculus_core-0.5.1.tar.gz
Algorithm Hash digest
SHA256 232259495efd0f97ac6fffcae9b6b5c90fc27b2663d0e605a85145ac7b823eb1
MD5 2a33f58a7e86537c5530f3b05c223371
BLAKE2b-256 cfd47258a0bf54d40bb2d61a911317465ffc93dc3d9eb583657b8010df77e02a

See more details on using hashes here.

File details

Details for the file calculus_core-0.5.1-py3-none-any.whl.

File metadata

  • Download URL: calculus_core-0.5.1-py3-none-any.whl
  • Upload date:
  • Size: 70.2 kB
  • Tags: Python 3
  • Uploaded using Trusted Publishing? Yes
  • Uploaded via: uv/0.9.21 {"installer":{"name":"uv","version":"0.9.21","subcommand":["publish"]},"python":null,"implementation":{"name":null,"version":null},"distro":{"name":"Ubuntu","version":"24.04","id":"noble","libc":null},"system":{"name":null,"release":null},"cpu":null,"openssl_version":null,"setuptools_version":null,"rustc_version":null,"ci":true}

File hashes

Hashes for calculus_core-0.5.1-py3-none-any.whl
Algorithm Hash digest
SHA256 c931c7281510aca2a7fcabf6c99a1b65af2020c778df9fb7a251d09aad514847
MD5 d06806df663e23f704adbe077a2a1038
BLAKE2b-256 1eb5e6247e276b17040348465a77a08d02eb673ddb3bbc4dd85435012a0c4d0f

See more details on using hashes here.

Supported by

AWS Cloud computing and Security Sponsor Datadog Monitoring Depot Continuous Integration Fastly CDN Google Download Analytics Pingdom Monitoring Sentry Error logging StatusPage Status page