Skip to main content

An application for visualizing EEG's stored in csv's, build with dearpygui

Project description

Electrode visualizer

Sobre el proyecto

Se trata de una aplicación de escritorio con el objetivo de visualizar datos de electro ensefalogramas. Dirigido a un publico poco experimentado (ready to use, user friendly)

Indice

Tecnologías

  • DearPyGui. Paquete utilizado para crear la interfaz gráfica
  • Pandas. Para la lectura de archivos csv y manipulación de datos.
  • Pyinstaller. (Opcional) si se busca empaquetar la aplicación como un ejecutable
  • Appimage-builder.(Opcional) si se busca crear una appimage !! Importante al descargar appimage-builder utilizar la version de desarrollo

Guía de instalación

Instalación mediante pip

pip install electrode-visualizer
python -m electrode_visualizer

Recomendaciones:

  • revisar si es necesario el entorno virtual de python. la mejor forma de instalación suele ser:
    python -m pip install electrode-visualizer
    python -m electrode_visualizer
    

Empaquetado para Windows/linux

El script hace referencia a una imagen "icon.ico" que no se encuentra dentro del repositorio, puedes añadirla o modificar el script para excluirla

Descargar mediante git:

git clone git@github.com:IgnaciodelaTorreArias/electrode-visualizer.git
git checkout pyinstaller

Descargar Zip

Opcionalmente puedes descargar el código fuente como un zip desde github. Código fuente rama para ->Code->Download Zip

Empaquetado

Una vez te encuentres en la carpeta del código fuente y con un entorno virtual preferiblemente activado.

Ejecuta el script "config-pyinstaller.bat"

Construir appimage

En el script se hace referencia a la imagen "icon.png", esta no se incluye dentro del repositorio pero es indispensable para la construcción

Pasos:

  • Descargar codigo fuente
  • Descargar appimage-builder
python -m pip install git+https://github.com/AppImageCrafters/appimage-builder.git
  • Usar la receta.
python -m appimagebuilder --recipe AppImageBuilder.yml

Advertencias:

  • En windows cuando se empaqueta a un .exe, los shortcuts parecen no funcionar
  • Durante la construcción de ejecutables mediante pyinstaller/appimage se hace referencia a imágenes que no se encuentran dentro del repositorio, asegurarse de incluirlas localmente
  • Durante la construcción de la appimage depende de que el entorno de ejecución cuente con python 3.10, esto es porque se puede instalar mediante el gestor de paquetes (apt, por ejemplo), se puede modificar para utilizar pipenv, pyenv u otro gestor de versiones de python, aunque esto complicaría mucho la creación y puede que lo haga mas lento, aunque tengo poca experiencia con la creación de appimages.

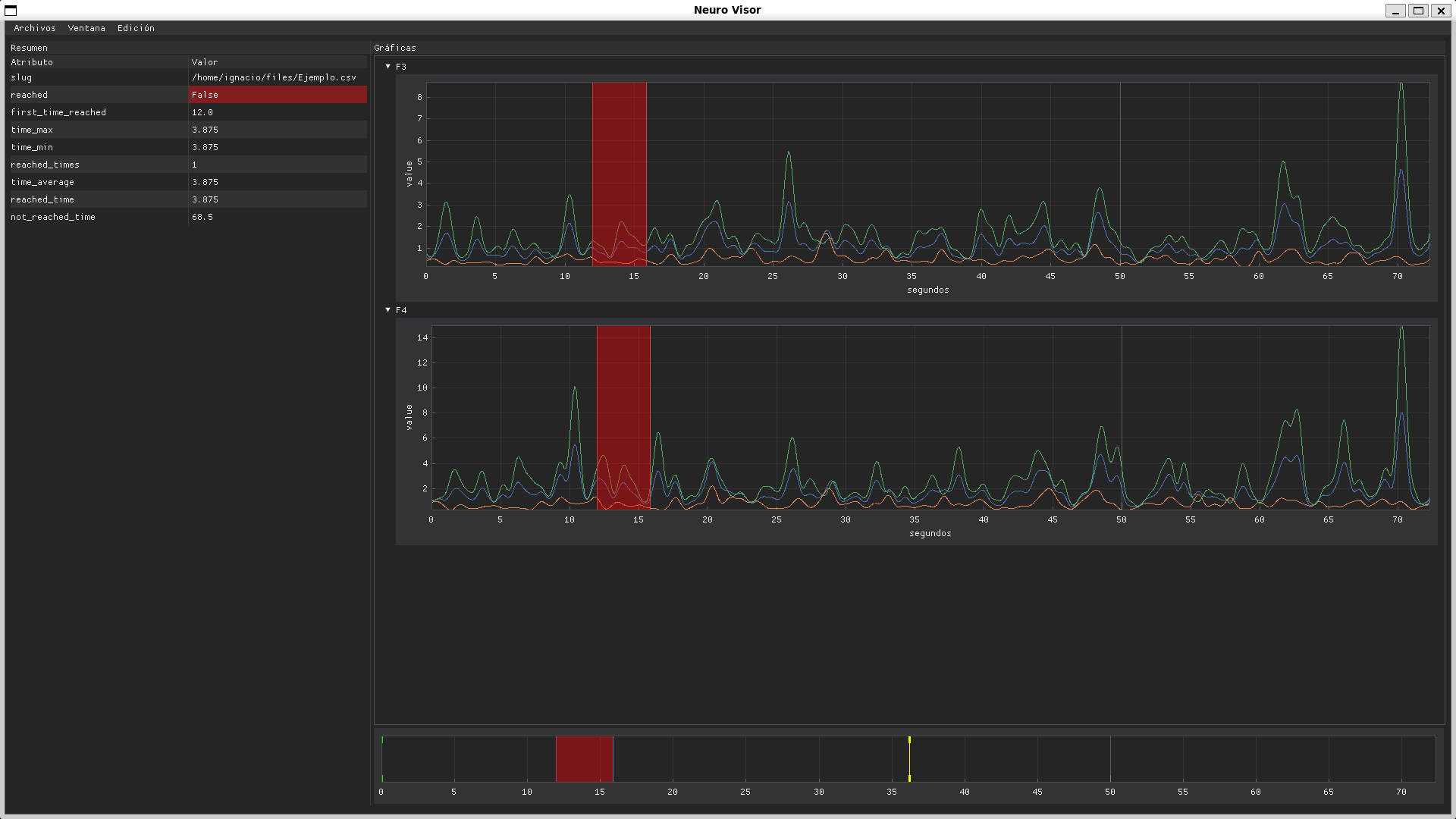
Uso

Vista previa a abrir un archivo Vista despues de abrir el archivo

  • linea verde: inicio del periodo de tiempo a consultar
  • linea roja: fin del periodo de tiempo a consultar
  • linea amarilla medio del periodo de tiempo, para recorrer el periodo de tiempo La linea de tiempo afecta a todos los graficos a la vez click izquierdo para ver opciones de vista click izquierdo para ver opciones de vista

sistema de etiquetas image

Sistema para añadir eleminar etiquetas, permite añadir por periodo o no, si se añade como un periodo de tiempo a la etiqueta se le añade automaticamente un prefijo "inicio_" y "fin_", respectivamente, a la etiqueta, si se tiene como que no es una etiqueta en periodo entonces se toma el punto de inicio como punto unico y no se añade el prefijo.

Project details


Download files

Download the file for your platform. If you're not sure which to choose, learn more about installing packages.

Source Distribution

electrode_visualizer-1.0.1.tar.gz (12.5 kB view hashes)

Uploaded Source

Built Distribution

electrode_visualizer-1.0.1-py3-none-any.whl (12.2 kB view hashes)

Uploaded Python 3

Supported by

AWS AWS Cloud computing and Security Sponsor Datadog Datadog Monitoring Fastly Fastly CDN Google Google Download Analytics Microsoft Microsoft PSF Sponsor Pingdom Pingdom Monitoring Sentry Sentry Error logging StatusPage StatusPage Status page