Skip to main content

pip install funboost,python全功能分布式函数调度框架,funboost的功能是全面性重量级,用户能想得到的功能99%全都有;funboost的使用方式是轻量级,只有@boost一行代码需要写。支持python所有类型的并发模式和一切知名消息队列中间件,支持如 celery dramatiq等框架整体作为funboost中间件,python函数加速器,框架包罗万象,用户能想到的控制功能全都有。一统编程思维,兼容50% python业务场景,适用范围广。只需要一行代码即可分布式执行python一切函数,funboost web manager 方便查看和管理消费函数;99%用过funboost的pythoner 感受是 简易 方便 强劲 强大,相见恨晚

Project description

1. Python 分布式函数调度平台 Funboost 简介

pZf68L6.png

Funboost 是一个 Python 分布式函数调度平台。以下是您的核心学习资源导航:

资源类型 链接地址 说明
快速预览 👉 点击查看演示 直观感受框架运行效果
📖 完全教程 👉 ReadTheDocs 包含原理、API 与进阶用法
🤖 AI 助教 👉 AI 学习指南 [必读] 利用 AI 掌握框架的最佳捷径
📄 超级 AI 上下文文档 👉 funboost_all_docs_and_codes.md 约 900K 上下文,包含 Rules、Skills、完整教程、源码和使用 Demo,直接投喂给 AI 即可让它帮你写代码

1.0 funboost 框架说明介绍

funboost是一个 万能 强大 简单 自由 的 python 全功能分布式调度框架,是一个 Python 分布式函数调度平台,它的作用是给用户任意项目的任意函数赋能

Funboost 的核心价值主张:把复杂留给框架,把简单留给用户。

<iframe src="https://ydf0509.github.io/funboost_git_pages/index2.html" width="100%" height="2400" style="border:none;"></iframe>

📹 观看 funboost 视频

您的浏览器不支持视频播放。

🎧 收听 funboost 音频

您的浏览器不支持音频播放。

1.0.1 funboost 示意图

1.0.1.1 funboost 运行流程图

funboost 采用经典的 生产者 → Broker → 消费者 架构模型,并支持可选的 RPC 模式(消费者 → 生产者)。

虽然 funboost 的功能丰富度远超 scrapy 等专业框架,但其架构设计却保持了极致的简洁性,核心流程一目了然。

funboost 运行流程图

1.0.1.2 funboost 功能思维导图

funboost使用极其简单,只有一行@boost,但是用户能想得到的功能全都有。良好的软件设计架构,以致funboost框架可以扩展无限可能。

从funboost 思维导图来看,funboost支持 40+ 种消息队列支持、30+ 种任务控制功能、所有python并发模式、roc、微批消费、cdc事件驱动、 funboost管理可视化、分布式定时任务、faas 热加载、workflow任务编排、boost_spider爬虫、promethus指标监控、opentelemetry全链路任务追踪等, 适用范围顶python编程半边天。

思维导图图片分辨率大,建议下载保存,用本地图片软件查看。

funboost 功能思维导图

1.0.2 快速了解和上手funboost,直接看1.3例子

1.0.3 funboost 框架安装方式

pip install funboost --upgrade   pip install funboost[all]  #一次性安装所有小众三方中间件  

1.0.4 funboost 功能作用

  • 万能分布式调度funboost 通过一行 @boost 装饰器,将普通函数瞬间升级为具备 分布式执行、FaaS 微服务化、CDC 事件驱动 能力的超级计算单元,连接一切,调度万物。

  • 全能支持:自动支持 40+种 消息队列 + 30+种 任务控制功能 + python所有的并发执行方式。

  • FaaS 能力:通过 funboost.faas 的功能,可以一键快速实现 FaaS (Function as a Service),让函数秒变自动发现的微服务。

  • 重功能,轻使用funboost 的功能是全面性重量级,用户能想得到的功能 99% 全都有;但使用方式却是极致轻量级,只有 @boost 一行代码需要写。

  • 颠覆性设计funboost 的神奇之处在于它同时拥有“轻量级使用方式”和“重量级功能集”,完全颠覆了“功能强大=使用复杂”的传统思维。它是对传统 Python 框架设计的一次巧妙超越。

    只需要一行 @boost 代码即可分布式执行 python 一切任意函数,99% 用过 funboostpythoner 核心感受是:方便、高速、强大、自由

1.0.4.1 Funboost 的适用场景

funboostPython 函数的万能加速器。它包罗万象,一统编程思维,将经典的 生产者 + 消息中间件 + 消费者 模式封装到了极致。

无论新老项目,Funboost 都能无缝融入,为您提供以下核心能力:

  • 🌐 需要分布式? 没问题!Funboost 支持 40+种 消息队列中间件。只要是叫得上名字的 MQ(甚至包括数据库、文件系统),它都能支持。

  • 需要 FaaS (Function as a Service)? 这是亮点! 借助 funboost.faas,您可以一键将普通函数转化为 HTTP 微服务接口。函数自动发现,发布消息、获取结果、管理任务,瞬间完成 Serverless 般的体验。

  • 🚀 需要并发? 满足你!Python 所有的并发模式(线程、协程、多进程)任你选择,甚至支持它们叠加使用,榨干 CPU 性能。

  • 🛡️ 需要可靠性? 稳如泰山!消费确认 (ACK)、自动重试、死信队列 (DLQ)、断点续爬... 即使服务器宕机,任务也绝不丢失。

  • 🎛️ 需要控制力? 如臂使指!精准 QPS 控频、分布式限流、定时任务、延时任务、超时熔断、任务过滤... 给您三十多种控制武器。

  • 📊 需要监控? 一目了然!开箱即用的 funweb (Funboost Web Manager),让您对任务状态、队列积压、消费者实例等信息了如指掌。

  • 🦅 需要自由? 零侵入!它不绑架您的代码,不强管您的项目结构。随时能用,随时能走,还您最纯粹的 Python 编程体验。

1.0.4.2 🤔 灵魂发问:Funboost 到底是什么?

Funboost 的功能已经极其丰富,甚至可以用“功能过剩”或“全能怪兽”来形容。

Funboost 早已超越了“任务队列框架”的传统定义,它已进化为新一代的「分布式函数调度平台 (Universal Function Computing Platform)」。

如果说 Celery 是异步任务的“工具”,那么 Funboost 则是函数计算的“基础设施”。它不仅完美覆盖了 Celery 的核心能力,更打破了技术栈的边界,以**“函数”**为原子核心,贪婪地吞噬并融合了 FaaS、RPC、微服务架构、网络爬虫、实时数据同步 (CDC/ETL) 、IOT(MQTT)、分布式定时任务、部署、运维;并完整支持 事件驱动 (EDA) 与 全链路可观测性(OpenTelemetry)

在 Funboost 的世界里,不再是对标 Celery,而是重新定义 Python 函数的生产力边界。

:很难用一句话定义它。Funboost 是一个万能框架,几乎覆盖了 Python 所有的编程业务场景。它的答案是发散的,拥有无限可能。

👉 点击查看发散性答案 (文档 6.0b 章节)

1.0.4.3 💖 核心关切:值得我投入时间学习吗?

绝对值得。选择一个用途狭窄、性能平庸、写法受限的框架,确实是在浪费生命。Funboost 则完全不同。

👉 查看详细评估报告 (文档 6.0 章节)

1.0.4.4 Funboost 与 Celery 的理念区别

核心比喻funboostcelery 的关系,如同 iPhone诺基亚塞班。 它们的核心功能虽都是通讯(任务调度),但不能因为功能重叠就判定为重复造轮子。正如 iPhone 重新定义了手机,Funboost 正在重新定义分布式任务调度,让“框架奴役”成为历史。

1. 共同点 两者本质上都是基于分布式消息队列的异步任务调度框架,遵循经典的编程思想:

  • 生产者 (Producer) -> 中间件 (Broker) -> 消费者 (Consumer)

2. 核心区别

维度 Celery (重型框架) Funboost (函数增强器)
设计理念 框架奴役:代码需围绕 Celery 的架构和 App 实例组织。 自由赋能:非侵入式设计,为任意函数插上分布式的翅膀。
一等公民 Celery App 实例 (Task 是二等公民) 用户函数 (无需关注 App 实例)
核心语法 需定义 App,使用 @app.task 直接使用 @boost 装饰器
易用性 需规划特定的项目结构,上手门槛较高。 极简,任意位置的新旧函数加上装饰器即可用。
性能表现 传统性能基准。 断层式领先:发布性能是 Celery 的 22倍,消费性能是 46倍
功能广度 支持主流中间件。 支持 40+ 种中间件,拥有更多精细的任务控制功能。
AI 辅助编程 官方文档需人工亲自阅读,学习成本高。 超级 AI 上下文文档funboost_all_docs_and_codes.md
(约 900K 上下文),可直接投喂给 AI,让 AI 帮你写代码、解答问题,无需吃苦看文档。

1.0.4.5 Funboost 支持的并发模式

funboost 全面覆盖 Python 生态下的并发执行方式,并支持灵活的组合叠加:

  • 基础并发模式:支持 threading (多线程)、asyncio (异步IO)、gevent (协程)、eventlet (协程) 以及 单线程 模式。
  • 叠加增强模式:支持 多进程 (Multi-Processing) 与上述任一细粒度并发模式(如多线程或协程)进行叠加,最大限度利用多核 CPU 资源。

1.0.4.6 Funboost 支持的消息队列中间件 (Broker)

得益于强大的架构设计,在 funboost“万物皆可为 Broker”。不仅涵盖了传统 MQ,更拓展了数据库、网络协议及第三方框架。

  • 传统消息队列:RabbitMQ, Kafka, NSQ, RocketMQ, MQTT, NATS, Pulsar 等。
  • 数据库作为 Broker
    • NoSQL: Redis (支持 List, Pub/Sub, Stream 等多种模式), MongoDB.
    • SQL: MySQL, PostgreSQL, Oracle, SQL Server, SQLite (通过 SQLAlchemy/Peewee 支持).
  • 网络协议直连:TCP, UDP, HTTP, gRPC (无需部署 MQ 服务即可实现队列通信)。
  • 文件系统:本地文件/文件夹, SQLite (适合单机或简单场景).
  • 事件驱动 (CDC):支持 MySQL CDC (基于 Binlog 变更捕获),使 Funboost 具备了事件驱动能力,设计理念远超传统任务队列。
  • 第三方框架集成:可直接将 Celery, Dramatiq, Huey, RQ, Nameko 等框架作为底层 Broker,利用 Funboost 的统一接口调度它们的核心。

1.0.4.7 funboost 学习难吗?

答案是:极易上手。Funboost 是“反框架”的框架。

  • 🎯 核心极简 整个框架只需要掌握 @boost 这一个装饰器及其入参(BoosterParams)。所有的用法几乎都遵循 1.3 章节 示例的模式,一通百通。

  • 🛡️ 零代码侵入

    • 拒绝“框架奴役”:不像 CeleryDjangoScrapy 那样强迫你按照特定的目录结构组织代码(一旦不用了,代码往往需要大改)。
    • 即插即用:Funboost 对你的项目文件结构 0 要求,你可以随时将其引入任何新老项目中。
  • 🔄 进退自如(双模运行) 即使引入了 Funboost,也不需要担心代码被绑定。加上 @boost 装饰器后,你的函数依然保持纯洁:

    • 调用 fun(x, y)直接运行函数(同步执行,不经过队列,即使加了装饰器也和没加装饰器一样)。
    • 调用 fun.push(x, y)发送到消息队列(分布式异步执行)。
  • 🤖 面向 AI 编程的超级ai上下文文档 Funboost 提供了 funboost_all_docs_and_codes.md(约 900K 上下文),包含完整教程、源码和示例。你可以直接将其投喂给 AI(如 DeepSeek、Gemini 等百万上下文模型),让 AI 帮你快速生成 Funboost 代码、解答问题或定制扩展,实现极致的 AI 辅助编程体验。

👉 关于"Funboost 学习和使用难吗?"的详细深度回答,请参阅文档 6.0.c 章节。

1.0.4.8 📊 可视化监控与管理

Funboost 内置了强大的 funweb (Funboost Web Manager) 管理系统。

  • 全方位掌控:支持对任务消费情况进行全面的查看、监控和管理。
  • 开箱即用:无需额外部署复杂的监控组件,即可掌握队列积压、消费者状态等核心指标。

1.0.4.9 🚀 性能表现:断层式领先

Funboost 的性能与 Celery 相比,有着数量级的优势(基于控制变量法测试):

  • 发布性能:是 Celery 的 22倍
  • 消费性能:是 Celery 的 46倍

注:详细的控制变量法对比测试报告,请参阅文档 2.6 章节

1.0.4.10 ⭐ 用户口碑与评价

95% 的用户在初步使用后都表示“相见恨晚”。核心评价如下:

  • 极致自由:Funboost 对用户代码的编程思维零侵入
  • 拒绝改造:不像其他框架要求用户围绕框架逻辑重构代码,Funboost 尊重用户的原生代码结构。
  • 核心体验:简单、强大、丰富。

1.1 📚 核心资源与文档导航

1.1.1 📝 项目文档入口

🚀 快速上手指南

  • 文档说明:文档篇幅较长,主要包含原理讲解与框架对比(How & Why)。
  • 学习捷径您只需要重点学习 [1.3 章节] 的这 1 个例子即可! 其他例子仅是修改 @boost 装饰器中 BoosterParams 的入参配置。
  • 核心要点funboost 极其易用,仅需掌握一行 @boost 代码。
  • 🤖 AI 辅助:强烈推荐阅读 [第 14 章],学习如何利用 AI 大模型快速掌握 funboost 的用法。

🔗 在线文档地址ReadTheDocs - Funboost Latest 超级ai上下文文档funboost_all_docs_and_codes.md

📖 文档章节速览

🔰 基础入门 & 核心概念 🚀 进阶功能 & 场景实战 🤖 AI 辅助 & 问题排查
1. funboost 框架简介 4b. 代码示例 (高级进阶) 14. AI 辅助学习指南 (必读)
2. funboost 对比 Celery 8. 爬虫实战:自由编程 vs 框架奴役 6. 常见问题 Q&A
3. 框架详细介绍 9. 轻松远程服务器部署 10. 常见报错与问题反馈
4. 各种代码示例 (核心) 11. 集成第三方框架 (Celery/Kombu等) 7. 更新记录
5. 运行时截图展示 12. 命令行控制台支持 20. Gemini AI 生成的框架中心思想
13. funweb 可视化管理
15. FaaS Serverless 微服务 (战略级核心)

1.1.2 📦 源码与依赖


1.2 框架功能介绍

有了 funboost,开发者将获得“上帝视角”的调度能力:

  • 🚫 告别繁琐:无需亲自手写进程、线程、协程的底层并发代码。
  • 🔌 万能连接:无需亲自编写操作 RedisRabbitMQKafkaSocket 等中间件的连接代码。
  • 🧰 全能控制:直接拥有 30+ 种企业级任务控制功能。

funboost示图:
funboost示图

也就是这种非常普通的流程图,一样的意思
funboost示图

1.2.1 🆚 对比:Funboost 取代传统线程池

以下两种方式均实现 10并发 运行函数 f。Funboost 更加简洁且具备扩展性。

❌ 方式 A:手动开启线程池 (传统)

import time
from concurrent.futures import ThreadPoolExecutor

def f(x):
    time.sleep(3)
    print(x)

pool = ThreadPoolExecutor(10)

if __name__ == '__main__':
    for i in range(100):
        pool.submit(f, i)

✅ 方式 B:Funboost 模式 (推荐)

import time
from funboost import BoosterParams, BrokerEnum

# 仅需一行装饰器,即可获得 10 线程并发 + 消息队列能力
@BoosterParams(queue_name="test_insteda_thread_queue", 
               broker_kind=BrokerEnum.MEMORY_QUEUE, 
               concurrent_num=10, 
               is_auto_start_consuming_message=True)
def f(x):
    time.sleep(3)
    print(x)

if __name__ == '__main__':
    for i in range(100):
        f.push(i)

1.2.2 🚀 任务控制功能矩阵

Funboost 将分布式系统的复杂性封装于内核,向下屏蔽基础设施差异,向上提供标准化的调度原语。以下是框架核心能力的 7 维全景视图

🌌 维度一:连接与架构 (Connectivity & Architecture)

能力模块 技术特性说明
Broker 适配 40+ 协议支持:RabbitMQ, Kafka, RocketMQ, Pulsar, NATS, Redis (List/Stream/PubSub), SQL/NoSQL, 文件系统, TCP/UDP/HTTP。
FaaS 微服务 自动路由:通过 funboost.faas,消费函数自动注册为 FastAPI/Flask/Django 接口;支持 服务发现热更新
CDC 事件驱动 Binlog 监听:支持 MYSQL_CDC,实现数据库变更实时触发函数执行,轻量级替代 Canal/Flink 组件。
框架托管 无缝兼容:支持接管 Celery, Dramatiq, RQ, Huey 等框架作为底层驱动,统一上层 API。
异构通信 多协议支持:支持 gRPC 双向通信与 MQTT 物联网协议集成。
超级装饰器 funboost当做超级装饰器使用:即使你不用消息队列,也建议使用funboost,因为@boost控制函数功能极其丰富

⚡ 维度二:并发与吞吐 (Concurrency & Throughput)

  • 混合并发模型:原生支持 ThreadingGeventEventletAsyncio (原生事件循环)、Single_thread 五种模式。
  • 多进程叠加:支持 mp_consume(n),在上述并发模式之上叠加 多进程,突破 GIL 限制,充分利用多核 CPU。
  • 微批处理 (Micro-Batch):提供 MicroBatchConsumerMixin,支持自动缓冲聚合单条消息进行批量处理(如批量 DB 写入),显著提升 I/O 吞吐。
  • 零拷贝模式:内存队列支持 Ultra-Fast 模式,跳过序列化开销,实现进程内微秒级通信。

🛡️ 维度三:可靠性保障 (Reliability)

  • 心跳级 ACK:基于消费者心跳检测的 ACK 机制。可识别进程僵死或崩溃,秒级回收并重发未确认任务,避免长耗时任务被误判。
  • 异常重试:支持指数退避策略,支持针对特定异常类型的重试配置。
  • 死信队列 (DLQ):重试耗尽或捕获特定异常后,自动将消息移交死信队列,保障现场数据不丢失。
  • 全量持久化:支持将函数入参、执行结果、耗时、异常堆栈自动持久化至 MongoDB/MySQL,实现数据可回溯。
  • 多维监控告警:内置五种开箱即用的告警方式(内置告警 Mixin、熔断器钩子、Prometheus 指标、Mongo 轮询、ELK 日志),可按连续失败次数或滑动窗口错误率配置告警规则,支持钉钉、企业微信、飞书、Webhook 等多种通道;任务恢复后自动发送恢复通知,形成故障感知与解决的完整闭环。(在文档 6.30 funboost 如何实配置触发失败告警和恢复告警 一节中有详细说明)

🕹️ 维度四:流量治理 (Traffic Governance)

  • 精准控频 (QPS):原生支持从极低频(0.00001次/秒)到高频(50000次/秒)的 QPS 速率限制,以匀速间隔的方式执行任务。
  • 周期额度 (Quota):支持在指定周期(如1分钟)内限制任务执行的总次数,任务可随到随执行(非匀速)。例如:设置"每分钟最多执行100次",100次额度用完后将等待下一周期。此功能用法详见 4b.12 章节
  • 分布式限流:基于funboost的Redis 心跳信息协调,实现跨服务器、跨容器的 全局流量控制
  • 分组消费:支持 consume_group,按业务组别启动消费者,实现大单体应用的资源隔离。
  • 手动熔断管理:支持运行时动态下发指令,实时 暂停/恢复 指定队列的消费。
  • 自动熔断管理:使用CircuitBreakerConsumerMixin扩展,支持自动熔断、半开、恢复,支持阻塞模式和降级模式。
  • 批处理流控:提供 wait_for_possible_has_finish_all_tasks,支持脚本级的任务清空等待

🎼 维度五:调度与编排 (Scheduling & Orchestration)

  • Workflow 编排:内置声明式编排原语,支持 Chain (串行)Group (并行)Chord (回调) 模式。
  • 分布式定时:集成 APScheduler,支持 Crontab/Interval/Date 触发器,利用分布式锁防止多实例重复执行。
  • 延时任务:原生支持 countdown (相对时间) 和 eta (绝对时间) 的延迟调度。
  • 任务去重:基于函数入参指纹进行去重(支持 TTL 有效期),屏蔽 URL 随机参数干扰。

🔭 维度六:可观测性 (Observability)

  • 链路追踪:原生集成 OpenTelemetry,支持接入 Jaeger/SkyWalking,自动注入 Context 实现跨组件全链路追踪。
  • 指标监控:内置 Prometheus Exporter,支持 Pull 和 PushGateway 模式,通过 Grafana 展示实时指标。
  • Web 控制台:自带可视化管理界面,支持查看积压量、QPS 曲线、消费者元数据
  • 远程运维:支持 RemoteTaskKiller 终止特定执行中的任务;支持 fabric_deploy 实现代码热部署。 funweb (funboost_web_manager) 支持脚本更新和部署/进程存活监控/日志查看/便捷的文件日志检索

🧬 维度七:开发体验 (Developer Experience)

  • FCT 上下文:提供 from funboost import fct 全局对象,在函数调用链任意位置获取 TaskID、重试次数等元数据。
  • 全语法支持:完整支持 类方法 (classmethod)实例方法 (instance method)异步函数 (async def) 作为消费主体。
  • 生命周期 Hook:提供 consumer_override_cls 接口,支持重写消息清洗、结果回调等核心逻辑,兼容 非标准格式消息支持重写任何任意父类方法
  • 对象传输:支持 Pickle 序列化选项,允许直接传递自定义 Python 对象作为任务参数。
  • 超级装饰器: 即使用户不需要分布式和消息队列,也可以使用 @boost 装饰器配合 MEMORY_QUEUE 模式,一个@boost装饰器就能实现并发控制、QPS 限流、自动重试、任务去重等 10+ 种功能,抵得上 10 个常规装饰器叠加使用。

1.3 🚀 快速上手:你的第一个 Funboost 程序

⚠️ 环境准备 (重要)

在运行代码前,请确保您了解 PYTHONPATH 的概念。 Windows cmd 或 Linux 运行时,建议将 PYTHONPATH 设置为项目根目录,以便框架自动生成或读取配置。 👉 点击学习 PYTHONPATH

1.3.1 ✨ Hello World:最简单的任务调度

这个例子演示了如何将一个普通的求和函数变成分布式任务。

代码逻辑说明:

  1. 定义任务:使用 @boost 装饰器,指定队列名 task_queue_name1 和 QPS 5
  2. 发布任务:调用 task_fun.push(x, y) 发送消息。
  3. 消费任务:调用 task_fun.consume() 启动后台线程自动处理。
import time
from funboost import boost, BrokerEnum, BoosterParams

# 核心配置:使用本地 SQLite 作为消息队列,QPS 限制为 5
@boost(BoosterParams(
    queue_name="task_queue_name1", 
    qps=5, 
    broker_kind=BrokerEnum.SQLITE_QUEUE
))
def task_fun(x, y):
    print(f'{x} + {y} = {x + y}')
    time.sleep(3)  # 模拟耗时,框架会自动并发绕过阻塞

if __name__ == "__main__":
    # 1. 生产者:发布 100 个任务
    for i in range(100):
        task_fun.push(i, y=i * 2)
    
    # 2. 消费者:启动循环调度
    task_fun.consume()

💡 Tips 如果在 Linux/Mac 上使用 SQLITE_QUEUE 报错 read-only,请在 funboost_config.py 中修改 SQLLITE_QUEUES_PATH 为有权限的目录(详见文档 10.3)。

运行效果截图:

发布任务截图: 发布截图

消费任务截图: 消费截图

1.3.2 🔥 进阶实战:RPC、定时任务与丝滑连招

这是一个集大成的例子,展示了 Funboost 的核心能力:

  • 参数复用:继承 BoosterParams 减少重复代码。
  • RPC 模式:发布端同步获取消费结果。
  • 丝滑启动:非阻塞连续启动多个消费者。
  • 定时任务:基于 APScheduler 的强大定时能力。
import time
from funboost import boost, BrokerEnum, BoosterParams, ctrl_c_recv, ConcurrentModeEnum, ApsJobAdder

# 1. 定义公共配置基类,减少重复代码
class MyBoosterParams(BoosterParams):
    broker_kind: str = BrokerEnum.REDIS_ACK_ABLE
    max_retry_times: int = 3
    concurrent_mode: str = ConcurrentModeEnum.THREADING 

# 2. 消费函数 step1:演示 RPC 模式
@boost(MyBoosterParams(
    queue_name='s1_queue', 
    qps=1,   
    is_using_rpc_mode=True  # 开启 RPC,支持获取结果
))
def step1(a: int, b: int):
    print(f'step1: a={a}, b={b}')
    time.sleep(0.7)
    # 函数内部可以继续发布任务给 step2
    for j in range(10):
        step2.push(c=a+b+j, d=a*b+j, e=a-b+j)
    return a + b

# 3. 消费函数 step2:演示参数覆盖
@boost(MyBoosterParams(
    queue_name='s2_queue', 
    qps=3, 
    max_retry_times=5  # 覆盖基类默认值
)) 
def step2(c: int, d: int, e: int=666):
    time.sleep(3)
    print(f'step2: c={c}, d={d}, e={e}')
    return c * d * e

if __name__ == '__main__':
    # --- 启动消费 ---
    step1.consume()  # 非阻塞启动
    step2.consume()
    step2.multi_process_consume(3) # 叠加 3 个进程并发

    # --- RPC 调用演示 ---
    async_result = step1.push(100, b=200)
    print('RPC 结果:', async_result.result)  # 阻塞等待结果

    # --- 批量发布演示 ---
    for i in range(100):
        step1.push(i, i*2)
        # publish 方法支持更多高级参数(如 task_id)
        step1.publish({'a':i, 'b':i*2}, task_id=f'task_{i}')

    # --- 定时任务演示 (APScheduler) ---
    # 方式1:指定日期执行
    ApsJobAdder(step2, job_store_kind='redis', is_auto_start=True).add_push_job(
        trigger='date', run_date='2025-06-30 16:25:40', args=(7, 8, 9), id='job1'
    )
    # 方式2:间隔执行
    ApsJobAdder(step2, job_store_kind='redis').add_push_job(
        trigger='interval', seconds=30, args=(4, 6, 10), id='job2'
    )

    # 阻塞主线程,保持程序运行
    ctrl_c_recv()

🧠 设计哲学 Funboost 提倡 “反框架” 思维:你才是主角,框架只是插件。 task_fun(1, 2) 是直接运行函数,task_fun.push(1, 2) 才是发布到队列。 随时可以拿掉 @boost,代码依然是纯粹的 Python 函数。


1.3.3 ✂️ 极简写法:省略 @boost

如果你追求极致简洁,也可以直接使用 @BoosterParams 作为装饰器,效果等同于 @boost(BoosterParams(...))

# 极简写法
@BoosterParams(queue_name="task_queue_simple",qps=5)
def task_fun(a, b):
    return a + b

1.3.4 ❌ 过时写法: 直接在 @boost传各种配置入参,不推荐

这种直接在 @boost传参,而不使用 BoosterParams来传各种配置,是过气写法不推荐,因为不能代码补全了。

# ⚠️ 反例:过时写法,不推荐!
@boost(queue_name="task_queue_simple",qps=5)
def task_fun(a, b):
    return a + b

🖥️ funweb (Funboost Web Manager) 界面预览

可视化管理后台提供了强大的监控与运维能力,以下是核心功能截图:

函数消费结果:可查看和搜索函数实时消费状态和结果
函数结果表

队列操作:查看和操作队列,包括清空、暂停消费、恢复消费、调整QPS和并发
队列操作1 队列操作2

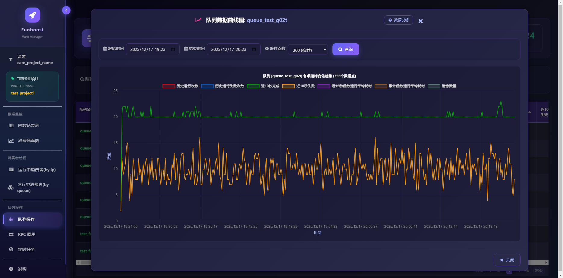
队列操作:查看消费曲线图,查看各种消费指标(历史运行次数、失败次数、近10秒完成/失败、平均耗时、剩余消息数量等)
队列消费曲线

RPC调用:在网页上对30种消息队列发布消息并获取函数执行结果;可根据task_id获取结果
rpc调用成功-绿色

定时任务管理:列表页
定时任务列表

1.4 💡 为什么 Python 极其需要分布式函数计算?

Python 语言的特性决定了它比 Java/Go 等语言更依赖分布式调度框架。主要原因有两点:

1️⃣ 痛点一:GIL 锁的限制 (多核利用率低)

🛑 现状:由于 GIL (全局解释器锁) 的存在,普通的 Python 脚本无法利用多核 CPU。在 16 核机器上,CPU 利用率最高只能达到 6.25% (1/16)。 😓 难点:手动编写 multiprocessing 多进程代码非常麻烦,涉及复杂的进程间通信 (IPC)、任务分配和状态共享。

Funboost 的解法

  • 天生解耦:利用中间件(如 Redis/RabbitMQ)解耦任务,无法手写怎么给多进程分配任务和进程间通信。
  • 无感多进程:单进程脚本与多进程脚本写法完全一致,无需手写 multiprocessing,自动榨干多核性能。

2️⃣ 痛点二:原生性能瓶颈 (动态语言特性)

🐌 现状:作为动态语言,Python 的单线程执行速度通常慢于静态语言。 🚀 需求:为了弥补单机速度,必须通过横向扩展来换取时间。

Funboost 的解法

  • 无缝扩展:代码无需任何修改,即可适应多种运行环境:
    • 🔄 多解释器:同一台机器启动多个 Python 进程。
    • 🐳 容器化:部署在多个 Docker 容器中。
    • ☁️ 跨物理机:部署在多台物理服务器上。
  • 统一驱动:Funboost 作为调度核心,让 Python 跑在集群之上,获得媲更高的系统吞吐量。

1.5 🎓 最佳学习路径

Funboost 的设计哲学是 “极简主义”。您无需阅读长篇大论,只需通过实践掌握核心:

  1. 🧪 实验式学习

    • 1.3 章节 的求和代码为蓝本。
    • 修改 @boost 装饰器中的参数(如 qpsconcurrent_num)。
    • 在函数中添加 time.sleep() 模拟耗时。
    • 观察:观察控制台输出,体会分布式、并发和控频的实际效果。
  2. ✨ 一行代码原则

    • 这是最简单的框架:核心只有一行 @boost 代码。
    • 如果您能掌握这个装饰器,就掌握了整个框架。这比学习那些需要继承多个类、配置多个文件的传统框架要简单得多。

🤖 AI 助教 强烈推荐参考 [文档第 14 章],学习如何利用 AI 大模型快速精通 funboost 的各种高级用法。


1.6 🥋 funboost 练就吸星大法神功,一招吸走 Celery 毕生内力

Funboost 的极简招式 + Celery 的深厚内力 = 独步武林

“江湖中人多迷信 Celery 的名门光环,虽 Funboost 身法快过其数十倍,且有演武场(2.6章节)实测为证,奈何部分豪杰固步自封,不愿亲自试剑。 Funboost 遂施展 ‘吸星大法’,将 Celery 纳为己用(作为 Broker)。既入我门,便由我控,以此化解众生执念。”

Celery 称霸 Python 异步江湖十数载,内力虽深厚,但其招式繁复、门规森严(配置繁琐),令无数豪杰望而却步。 今 Funboost 施展 “吸星大法”,只需一招 BrokerEnum.CELERY,顷刻间将 Celery 化为 座下护法。自此,Celery 竟成 Funboost 之一大 子集,听凭号令!

⚔️ 降维打击:化繁为简的绝世武功

通过 Funboost 驾驭 Celery,犹如令狐冲习得独孤九剑,破尽天下繁琐招式,直击要害:

🆚 招式对决 🛑 原生 Celery (旧派宗门的桎梏) 🟢 Funboost 御剑术 (新派宗师的洒脱)
启动法门
(部署)
念诵咒语:需死记硬背 worker/beat 等冗长命令行,稍有错漏便走火入魔。 意念合一:代码即启动,无需记忆任何咒语,python xx.py 一剑破万法。
门派规矩
(结构)
清规戒律:强行规定目录结构,错置文件即被逐出师门,极其僵化。 无招胜有招:飞花摘叶皆可伤人,任意目录、任意文件皆可为战场,毫无束缚。
心法运转
(门槛)
经脉逆行:需手动修炼 includestask_routes,极易气血翻涌(配置报错)。 浑然天成:自动打通任督二脉,框架自动发现并注册任务,行云流水。
洞察天地
(体验)
盲人摸象@app.task 入参如雾里看花,IDE 无法感知,极易行差踏错。 天眼通BoosterParams 开启全知视角,代码补全如神助,所见即所得。

📜 藏经阁 (代码示例) 欲练此功,请翻阅 [11.1 章节]。 您只需施展 Funboost 的极简剑法,底层那拥有万钧之力的 Celery 引擎便会自动为您移山填海,虽有雷霆之威,却无反噬之虞。

需要说明的是,funboost性能是已经远超celery,吸纳celery作为broker,兼容celery作为funboost的broker,是为了打消有的人对funboost的调度核心的稳定性的疑虑。

你可以看文档2.6章节funboost vs celery控制变量法性能对比,以及2.9章节,funboost到底为什么性能比celery高几十倍?太离谱了,太假了是吗?

查看 funboost 分布式函数调度平台 完整教程

Project details


Release history Release notifications | RSS feed

This version

54.8

Download files

Download the file for your platform. If you're not sure which to choose, learn more about installing packages.

Source Distribution

funboost-54.8.tar.gz (3.5 MB view details)

Uploaded Source

Built Distribution

If you're not sure about the file name format, learn more about wheel file names.

funboost-54.8-py3-none-any.whl (3.7 MB view details)

Uploaded Python 3

File details

Details for the file funboost-54.8.tar.gz.

File metadata

  • Download URL: funboost-54.8.tar.gz
  • Upload date:
  • Size: 3.5 MB
  • Tags: Source
  • Uploaded using Trusted Publishing? No
  • Uploaded via: twine/6.2.0 CPython/3.9.25

File hashes

Hashes for funboost-54.8.tar.gz
Algorithm Hash digest
SHA256 e9d822dbdfefe499c66536ce2c7ab6b42b1de8036412930b29341b200d69412a
MD5 5a7077272bb4699eddf3060ca557df67
BLAKE2b-256 439957ccc9cece5eb9c4a6622624d8a6dd02d0a82b4874c4b7f92fbaf6e4d029

See more details on using hashes here.

File details

Details for the file funboost-54.8-py3-none-any.whl.

File metadata

  • Download URL: funboost-54.8-py3-none-any.whl
  • Upload date:
  • Size: 3.7 MB
  • Tags: Python 3
  • Uploaded using Trusted Publishing? No
  • Uploaded via: twine/6.2.0 CPython/3.9.25

File hashes

Hashes for funboost-54.8-py3-none-any.whl
Algorithm Hash digest
SHA256 e68a847649ad2554dcb20badfad71afaac5e3fc059af46122ae2c6855f6e5716
MD5 79bccd0124d4f05cd7c891e04565e748
BLAKE2b-256 1a176cbbb765d277a4f67e231d81ec68787613cd68126c2669b73bf11d5324d6

See more details on using hashes here.

Supported by

AWS Cloud computing and Security Sponsor Datadog Monitoring Depot Continuous Integration Fastly CDN Google Download Analytics Pingdom Monitoring Sentry Error logging StatusPage Status page