Skip to main content

orze.ai

Project description

orze

PyPI License PyPI - orze-pro

A GPU experiment orchestrator for ML research.

Orze runs experiments on GPUs: schedule ideas → train → evaluate → report → repeat. It coordinates GPUs via filesystem locks, works across machines, and gives you a complete leaderboard, notifications, and analysis — out of the box.

Website: orze.ai

Install

# One-line install (installs uv if needed, then orze + project scaffold):
curl -sL https://orze.ai/setup.sh | bash

# Or with pip:
pip install orze

Upgrade to Pro

When you're ready for autonomous research agents:

pip install orze-pro
orze pro activate ORZE-PRO-xxx...
# ✓ Licensed to Acme Corp (pro), expires 2027-12-31

orze pro status                    # verify it worked

No config changes — pro features activate automatically. What's in pro?

License management:

orze pro status                    # check license info
orze pro deactivate                # remove license key

Alternative activation methods (for shared clusters or CI):

# In your project .env file:
ORZE_PRO_KEY=ORZE-PRO-xxx...

# Or as environment variable:
export ORZE_PRO_KEY=ORZE-PRO-xxx...

orze vs orze-pro

orze is a complete, production-ready tool. orze-pro adds autopilot — so experiments run while you sleep.

Feature orze (free) + orze-pro
GPU scheduling & multi-node
Idea queue (ideas.md + SQLite)
Hyperparameter sweep (auto-expand grid)
Leaderboard report
Telegram/Slack notifications (rich)
Admin dashboard & MCP server
Retrospection (plateau detection)
Cross-experiment regression analysis
Failure analysis & categorization
Checkpoint GC
Sealed eval protection
Service watchdog (auto-restart)
Autonomous research agents (Gemini/GPT/Claude)
Auto-fix failed experiments
Code evolution on plateau
Meta-research (strategy adjustment)
Interactive Telegram/Slack bot

Research Loop Comparison

orze free + orze-pro
How ideas are generated Smart Suggestions — rule-based: detects regressions, generates scale sweeps, perturbations Research Agents — LLM-driven: reads all results, forms hypotheses, designs novel experiments
How failures are handled You read the failure log Auto-fix: LLM diagnoses and patches the error
How plateaus are handled Smart Suggestions tries parameter variations Code Evolution: LLM modifies your train script
Does research stop? Never — Smart Suggestions keeps GPUs busy Never — agents run indefinitely
Requires API key? No Yes (Gemini/OpenAI/Anthropic)

Compatibility

orze orze-pro Notes
3.0.x 0.1.x Current release

User Journeys

Free user — "Smart Suggestions keep my GPUs busy"

orze init                          # creates orze.yaml, ideas.md, train.py
vim ideas.md                       # add your first experiment ideas
orze -c orze.yaml                  # orze runs them on GPUs

# After your ideas complete, orze doesn't stop:
# → analyzes results, detects regressions and tradeoffs
# → Smart Suggestions auto-generates new ideas:
#   "Fix SPG regression: scale 1.0->0.9"
#   "Tradeoff sweep: scale=0.95"
#   "Push further: scale 1.05 (no regressions)"
# → runs them, analyzes again, generates more
# → you check in when you want, add your own ideas anytime

You seed the initial ideas. Orze keeps the loop going with Smart Suggestions. You steer when you want.

Pro user — "I sleep, orze researches"

pip install orze-pro               # one command, zero config change
orze -c orze.yaml                  # same command — pro features activate automatically
# → research agent reads results and proposes new ideas
# → failed experiments get auto-fixed and retried
# → when stuck on a plateau, code evolution kicks in
# → you wake up to a better model

Same orze.yaml. Same workflow. Pro just adds autonomy.

The upgrade moment

Smart Suggestions is finding ±5% scale variations. It's keeping GPUs busy. But you see this in the logs:

[Orze Smart Suggestions] Generated 3 ideas from experiment analysis
  → Fix SPG regression: scale 1.0->0.9
  → Tradeoff sweep: scale=0.95
  → Push further: scale 1.05 (no regressions)

It's systematic — but it's not thinking. It can't reason about why SPG regressed (domain mismatch in training data), or propose adding SPG training data as a fix, or decide the scale sweep is exhausted and a new LoRA training run is needed.

That's when you pip install orze-pro. The research agent reads the same insights and generates:

## idea-r8a2f1: Train LoRA v8 with SPG data to fix domain mismatch
- **Hypothesis**: SPG regression (+0.66%) is caused by training data lacking
  financial transcript style. Adding 3K SPG samples should reduce insertions.

Smart Suggestions explores. Research Agents discover.

Quick Start

If you are in Claude/Gemini/Codex CLI:

do @ORZE-AGENT.md

If not:

orze

That's it. Orze auto-detects GPUs and starts running experiments from ideas.md.

Multi-node

Start orze in the same shared folder (e.g. /nfs/project-52h/) on any machine — the node automatically joins the research pool. Orze can auto-update across nodes.

Key Features

  • Scales to 1M+ Experiments — SQLite-backed job queue with O(log N) scheduling
  • Config Inheritance — Child ideas inherit parent configs; specify only what changes
  • HP Sweeplr: [1e-4, 3e-4] auto-expands into all combinations
  • Failure Protection — Stops automatically when failure rates spike
  • Cross-Experiment Analysis — Detects regressions, tradeoffs, and suggests actions
  • Rich Notifications — GPU VRAM, per-dataset breakdown, verified results, target/gap tracking
  • Admin Panel — Real-time web dashboard at http://localhost:8787
  • Clean Uninstallorze --uninstall removes runtime files, preserves results

How It Works

Orze runs a continuous loop: pick an idea from the queue, train it on a free GPU, evaluate, record metrics. When ideas run out, orze generates variations of your best configs automatically — the research never stops, even without pro.

With orze-pro, LLM agents replace parameter variations with intelligent, hypothesis-driven ideas.

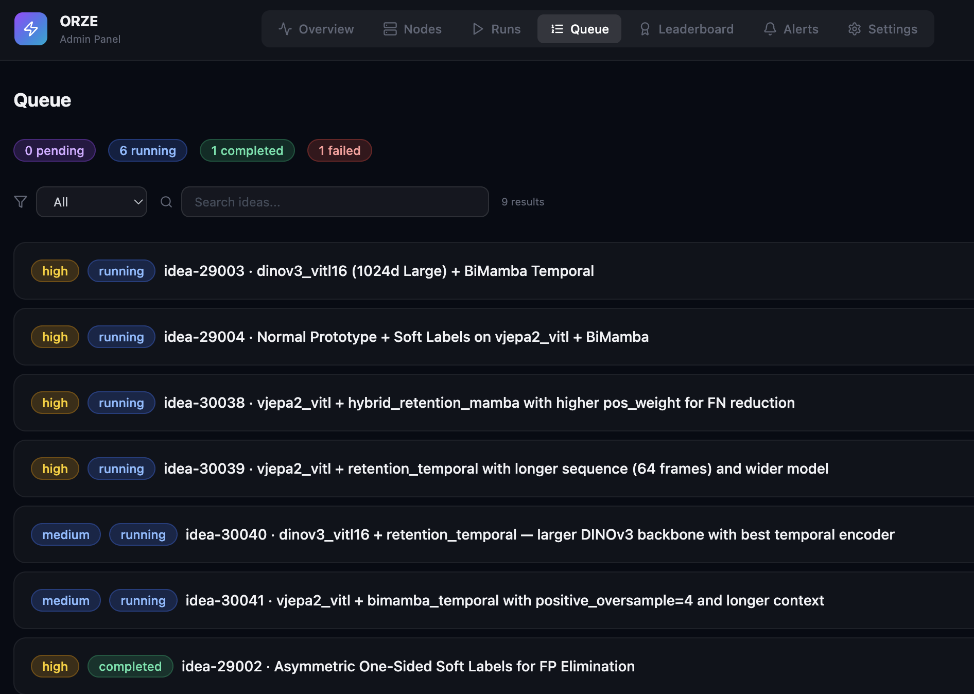
Admin Panel

Auto-launches at http://localhost:8787. No extra install needed.

admin-panel admin-queue admin-leaderboard

Telegram Notifications

Rich notifications with GPU VRAM, per-dataset breakdown, and target tracking:

📊 Orze Status — a100-41
✅ 20 completed | ❌ 0 failed | ⏳ 6 queued | 🔄 4 running
🎯 Verified: 5.43% avg WER | Target: 5.40% | Gap: +0.03%
  AMI=9.8 | E22=9.0 | GS=8.5 | LS-C=1.3 | SPG=3.6 | TED=2.7 | VP=6.1
🖥 GPU0:idle GPU1:18G/80G(51%) GPU3:17G/80G(48%)
🤖 Model: higgs-audio-v3-8b
⏱ Up 2h15m

Setup:

notifications:
  enabled: true
  on: [completed, failed, new_best]
  channels:
    - type: telegram
      bot_token: "YOUR_BOT_TOKEN"
      chat_id: "YOUR_CHAT_ID"
tg

Service Management (Watchdog)

orze service install -c orze.yaml    # auto-restart on crash
orze service status                  # check health
orze service uninstall               # remove

The Contract

Your training script receives:

python train.py --idea-id idea-001 --results-dir results --ideas-md ideas.md --config base.yaml

Required output: results/{idea_id}/metrics.json:

{"status": "COMPLETED", "test_accuracy": 0.92, "training_time": 142.5}

Orze writes idea_config.yaml to the results directory before launching, containing the merged base + idea config.

See SKILL.md for the full technical specification.

Citation

@article{li2026autoresearching,
  title={Auto Researching, not hyperparameter tuning: Convergence Analysis of 10,000 Experiments},
  author={Li, Xiaoyi},
  journal={arXiv preprint arXiv:2603.15916},
  year={2026}
}

License

Apache 2.0 — orze is and will always be free and open source.

orze-pro (autopilot features) is commercially licensed.

Project details


Release history Release notifications | RSS feed

Download files

Download the file for your platform. If you're not sure which to choose, learn more about installing packages.

Source Distribution

orze-3.2.20.tar.gz (262.9 kB view details)

Uploaded Source

Built Distribution

If you're not sure about the file name format, learn more about wheel file names.

orze-3.2.20-py3-none-any.whl (292.5 kB view details)

Uploaded Python 3

File details

Details for the file orze-3.2.20.tar.gz.

File metadata

  • Download URL: orze-3.2.20.tar.gz
  • Upload date:
  • Size: 262.9 kB
  • Tags: Source
  • Uploaded using Trusted Publishing? No
  • Uploaded via: uv/0.11.3 {"installer":{"name":"uv","version":"0.11.3","subcommand":["publish"]},"python":null,"implementation":{"name":null,"version":null},"distro":{"name":"Ubuntu","version":"24.04","id":"noble","libc":null},"system":{"name":null,"release":null},"cpu":null,"openssl_version":null,"setuptools_version":null,"rustc_version":null,"ci":null}

File hashes

Hashes for orze-3.2.20.tar.gz
Algorithm Hash digest
SHA256 0e70a41a2a9a9e5b2c8b54b300c69721596d1a529ba1cc6f8b90d1a508f5318f
MD5 8c012efe36ccc07c77e80582bddc7374
BLAKE2b-256 de95f767480075ee89c987f5379afbba41bf94012b9b19b14f1e37eb59fc3c19

See more details on using hashes here.

File details

Details for the file orze-3.2.20-py3-none-any.whl.

File metadata

  • Download URL: orze-3.2.20-py3-none-any.whl
  • Upload date:
  • Size: 292.5 kB
  • Tags: Python 3
  • Uploaded using Trusted Publishing? No
  • Uploaded via: uv/0.11.3 {"installer":{"name":"uv","version":"0.11.3","subcommand":["publish"]},"python":null,"implementation":{"name":null,"version":null},"distro":{"name":"Ubuntu","version":"24.04","id":"noble","libc":null},"system":{"name":null,"release":null},"cpu":null,"openssl_version":null,"setuptools_version":null,"rustc_version":null,"ci":null}

File hashes

Hashes for orze-3.2.20-py3-none-any.whl
Algorithm Hash digest
SHA256 509cae6ec25c48b77aef5d43d25ffe6c61dffcd127186bd97c36d35d358cc8db
MD5 5a05e058fd909f5ac525f13fd5923320
BLAKE2b-256 ed8b71e2f0e761b5bcbb5aa7718d6ed7f9cff098cb60747a3deac01ef078d8b7

See more details on using hashes here.

Supported by

AWS Cloud computing and Security Sponsor Datadog Monitoring Depot Continuous Integration Fastly CDN Google Download Analytics Pingdom Monitoring Sentry Error logging StatusPage Status page