Skip to main content

A Python package and CLI for parsing aggregate and forensic DMARC reports

Project description

parsedmarc

Build Status Code Coverage PyPI Package PyPI - Downloads

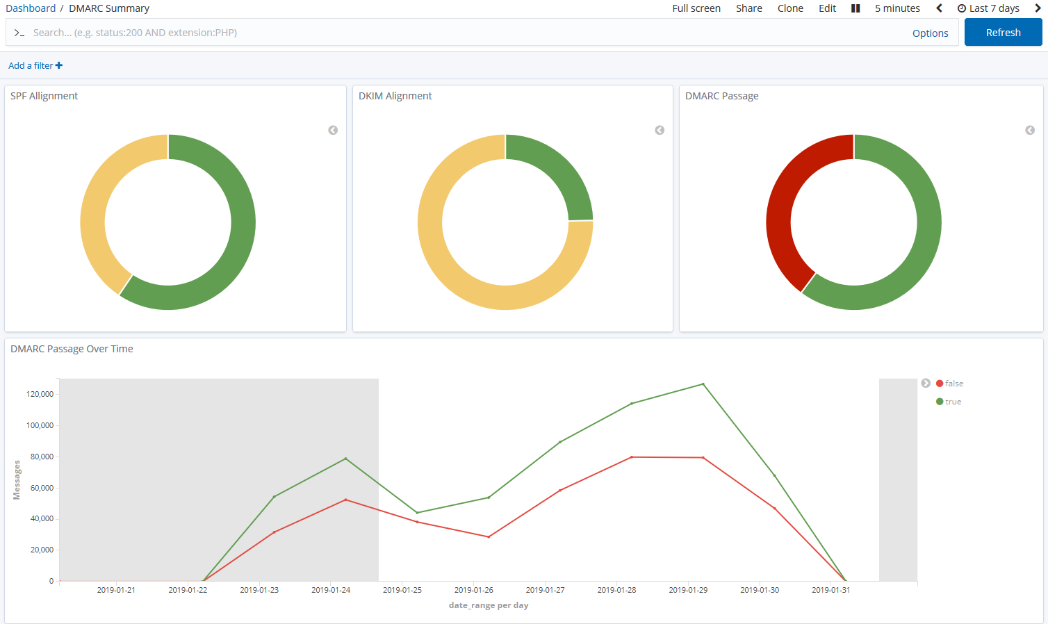
A screenshot of DMARC summary charts in Kibana

parsedmarc is a Python module and CLI utility for parsing DMARC reports. When used with Elasticsearch and Kibana (or Splunk), it works as a self-hosted open-source alternative to commercial DMARC report processing services such as Agari Brand Protection, Dmarcian, OnDMARC, ProofPoint Email Fraud Defense, and Valimail.

[!NOTE] Domain-based Message Authentication, Reporting, and Conformance (DMARC) is an email authentication protocol.

Help Wanted

This project is maintained by one developer. Please consider reviewing the open issues to see how you can contribute code, documentation, or user support. Assistance on the pinned issues would be particularly helpful.

Thanks to all contributors!

Features

  • Parses draft and 1.0 standard aggregate/rua DMARC reports
  • Parses forensic/failure/ruf DMARC reports
  • Parses reports from SMTP TLS Reporting
  • Can parse reports from an inbox over IMAP, Microsoft Graph, or Gmail API
  • Transparently handles gzip or zip compressed reports
  • Consistent data structures
  • Simple JSON and/or CSV output
  • Optionally email the results
  • Optionally send the results to Elasticsearch, Opensearch, and/or Splunk, for use with premade dashboards
  • Optionally send reports to Apache Kafka

Python Compatibility

This project supports the following Python versions, which are either actively maintained or are the default versions for RHEL or Debian.

Version Supported Reason
< 3.6 End of Life (EOL)
3.6 Used in RHEL 8, but not supported by project dependencies
3.7 End of Life (EOL)
3.8 End of Life (EOL)
3.9 Used in Debian 11 and RHEL 9, but not supported by project dependencies
3.10 Actively maintained
3.11 Actively maintained; supported until June 2028 (Debian 12)
3.12 Actively maintained; supported until May 2035 (RHEL 10)
3.13 Actively maintained; supported until June 2030 (Debian 13)
3.14 Supported (requires imapclient>=3.1.0)

Project details


Release history Release notifications | RSS feed

Download files

Download the file for your platform. If you're not sure which to choose, learn more about installing packages.

Source Distribution

parsedmarc-9.4.0.tar.gz (3.8 MB view details)

Uploaded Source

Built Distribution

If you're not sure about the file name format, learn more about wheel file names.

parsedmarc-9.4.0-py3-none-any.whl (3.8 MB view details)

Uploaded Python 3

File details

Details for the file parsedmarc-9.4.0.tar.gz.

File metadata

  • Download URL: parsedmarc-9.4.0.tar.gz
  • Upload date:
  • Size: 3.8 MB
  • Tags: Source
  • Uploaded using Trusted Publishing? No
  • Uploaded via: python-httpx/0.28.1

File hashes

Hashes for parsedmarc-9.4.0.tar.gz
Algorithm Hash digest
SHA256 a7bcdd5c5cc1470b76ec3a9b5b4b1abfc742385e3f3f227952fac68781685044
MD5 81e485b53e97761cae324dc3b681cc71
BLAKE2b-256 924c04b55db7406b426661521f83805c474c620f6da617b37b45b12c46a0bffb

See more details on using hashes here.

File details

Details for the file parsedmarc-9.4.0-py3-none-any.whl.

File metadata

  • Download URL: parsedmarc-9.4.0-py3-none-any.whl
  • Upload date:
  • Size: 3.8 MB
  • Tags: Python 3
  • Uploaded using Trusted Publishing? No
  • Uploaded via: python-httpx/0.28.1

File hashes

Hashes for parsedmarc-9.4.0-py3-none-any.whl
Algorithm Hash digest
SHA256 9c6d9faf52d2a09d5b50297cad04ef55c613ca0c8bc3f58bf82bd6391a4decf8
MD5 3e765dd9879c0ccc2c12adf24957167c
BLAKE2b-256 a20e200798d7f74bd699d0d91de774c864fd9ab6d69ae067381e7cae97a92269

See more details on using hashes here.

Supported by

AWS Cloud computing and Security Sponsor Datadog Monitoring Depot Continuous Integration Fastly CDN Google Download Analytics Pingdom Monitoring Sentry Error logging StatusPage Status page