Skip to main content

Control tool of ADC monitor board, "rubis" on Raspberry Pi

Project description

rubis

GitHub release (latest by date including pre-releases) Downloads CLI test PyPI - License GitHub repo size GitHub watchers GitHub commit activity (branch)

ADC board for 16 channels Slow Control on Raspberry pi. This repository provides board design and control software.

Demo

  • 30 seconds to start

rubis_demo_comp

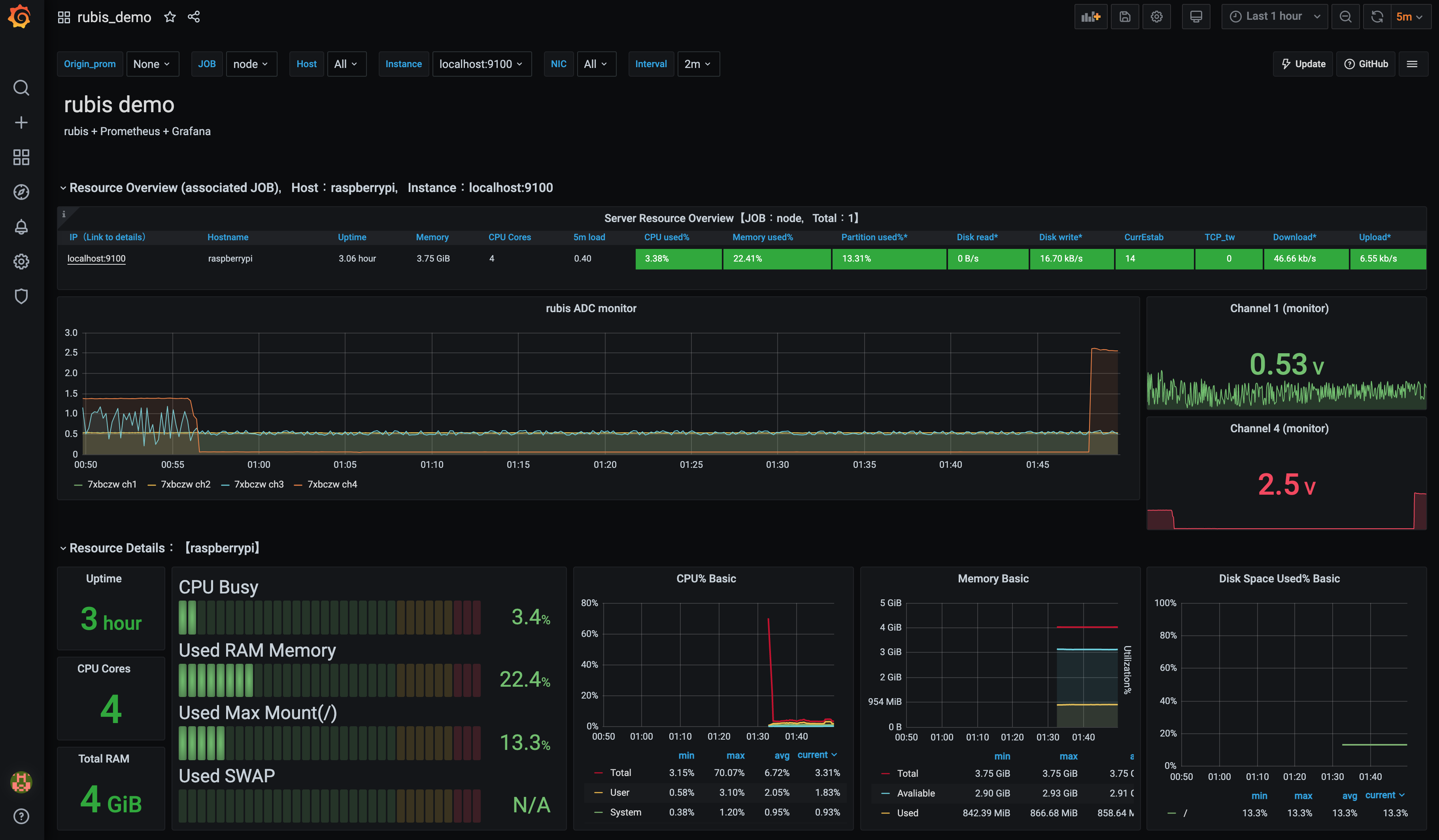
  • Web watching demo
demo It is easy to watch your sensors with rubis + Grafana
  • PCB view on Raspbery Pi

Feature

  • Standalone
  • Inexpensive
  • Multi channels (16 ch) and additional connectors (4 ch)
  • Including CLI software (This!)

Hardware components

  • rubis board - less than 5 dollars at elecrow
  • Raspberry Pi (1B+, 2B, 3B, 3B+, 4B, Zero)
  • PIN Socket
  • ADC Board * 1--4 / 20 dollers per board
  • BNC Connector ( * 4, optional)
  • SMA Connector ( * 4, optional)
  • LEMO Connector (Optional)

Hardware

You need to connect the four GPIO pins arranged in a square (Pin 3 -- SDA, Pin 4 -- 5V, Pin 5 -- SCL, Pin 6 -- GND).

Software

Install

Before run, enable I2C on Raspberry Pi. (sudo raspi-config) Then, you can find the i2c devices like this.

> sudo i2cdetect -y 1
     0  1  2  3  4  5  6  7  8  9  a  b  c  d  e  f
00:          -- -- -- -- -- -- -- -- -- -- -- -- --
10: -- -- -- -- -- -- -- -- -- -- -- -- -- -- -- --
20: -- -- -- -- -- -- -- -- -- -- -- -- -- -- -- --
30: -- -- -- -- -- -- -- -- -- -- -- -- -- -- -- --
40: -- -- -- -- -- -- -- -- 48 49 4a 4b -- -- -- --
50: -- -- -- -- -- -- -- -- -- -- -- -- -- -- -- --
60: -- -- -- -- -- -- -- -- -- -- -- -- -- -- -- --
70: -- -- -- -- -- -- -- --

If you will use an old raspberry pi, run sudo apt install libatlas-base-dev to use numpy (This tool doesn't depend on numpy).

Then, type pip3 install rubis The rubis binary will be provided at ~/.local/bin/rubis You want mysql store, please see Database setting below.

Usage

When you execute rubis without option, logging immidiately starts with default configurations. You can use your custom configuration file with -c option.

rubis -g generates template config file. Edit them, then run rubis -c custom_config.json. At the strong request of the author's supervisor, the following commands are available to people in CYGNUS (dark matter search experiment) without creating or editing a new configuration file.

rubis -c cygnus

In addition of cygnus, one_board and mysql configurations are pre-defined.

Some configurations can be overwrited with command line options. rubis -h provides option descriptions. The output file format is CSV/MySQL.

As a default, the csv files like sc-20211029-75enrt.csv are created. The 75enrt is a unique hash created by configurations. The hash helps separation not to mix files taken with different configurations. The CSV format is like that.

time,ch1,ch2,ch3,ch4,ch5,ch6,ch7,ch8,ch9,ch10,ch11,ch12,ch13,ch14,ch15,ch16
2021-10-29 00:49:50, 0.5481417, 0.5476417, 0.5483917, 0.5476417, 0.5432666, 0.5430166, 0.5441416, 0.5433916, 0.5486417, 0.5478917, 0.5482667, 0.5477667, 0.5441416, 0.5446416, 0.5440166, 0.5440166
2021-10-29 00:50:51, 0.5486417, 0.5483917, 0.5475167, 0.5476417, 0.5437666, 0.5435166, 0.5435166, 0.5436416, 0.5482667, 0.5483917, 0.5485167, 0.5481417, 0.5451416, 0.5451416, 0.5438916, 0.5437666
2021-10-29 00:51:51, 0.5480167, 0.5478917, 0.5480167, 0.5475167, 0.5432666, 0.5431416, 0.5430166, 0.5437666, 0.5482667, 0.5481417, 0.5481417, 0.5480167, 0.5445166, 0.5436416, 0.5443916, 0.5443916
2021-10-29 00:52:51, 0.5487667, 0.5481417, 0.5481417, 0.5481417, 0.5437666, 0.5437666, 0.5438916, 0.5435166, 0.5487667, 0.5482667, 0.5483917, 0.5478917, 0.5448916, 0.5440166, 0.5442666, 0.5438916
2021-10-29 00:53:52, 0.5482667, 0.5486417, 0.5476417, 0.5477667, 0.5438916, 0.5437666, 0.5432666, 0.5435166, 0.5487667, 0.5481417, 0.5481417, 0.5485167, 0.5445166, 0.5440166, 0.5441416, 0.5440166
2021-10-29 00:54:52, 0.5482667, 0.5478917, 0.5477667, 0.5478917, 0.5433916, 0.5430166, 0.5436416, 0.5438916, 0.5487667, 0.5487667, 0.5488918, 0.5478917, 0.5451416, 0.5447666, 0.5442666, 0.5441416
2021-10-29 00:55:53, 0.5487667, 0.5480167, 0.5478917, 0.5475167, 0.5441416, 0.5437666, 0.5435166, 0.5433916, 0.5487667, 0.5480167, 0.5483917, 0.5482667, 0.5452666, 0.5450166, 0.5448916, 0.5441416
2021-10-29 00:56:53, 0.5487667, 0.5483917, 0.5482667, 0.5481417, 0.5440166, 0.5438916, 0.5441416, 0.5443916, 0.5491418, 0.5487667, 0.5483917, 0.5482667, 0.5446416, 0.5442666, 0.5441416, 0.5445166
2021-10-29 00:57:54, 0.5478917, 0.5483917, 0.5480167, 0.5480167, 0.5441416, 0.5438916, 0.5440166, 0.5442666, 0.5491418, 0.5488918, 0.5488918, 0.5481417, 0.5450166, 0.5443916, 0.5441416, 0.5442666

The -r option makes "dry-run". With the option, this rubis works on general system not raspberry pi even without ADS board. It helps to know how rubis works.

The -l option show rubis log. It helps to find the logfile place and configuration with hash.

If you miss a config to generate hash, -b option helps you. rubis -b g2hlpc generates the config file run before.

The -q option kill all rubis processes. With the -s option, rubis uses the stored cofiguration used in the previous run.

For analysis with pandas dataframe, it is easy to extract the csv files.

import pandas as pd
from glob import glob

hash_str = '75enrt'
df = [pd.read_csv(name, parse_dates=[0], index_col=0) for name in sorted(glob('./*'+hash_str+'.csv'))]
df = pd.concat(df)

Config option

Configure name Description Option Overwrite option
path Path to store the data Default: "./" -p
file_header File header of generated file Default: "sc" -f
naming Naming style of file 'date_hash.csv', etc. Available keywords : 'head', 'date', 'id', 'hash', 'host' -n
rubis_id rubis id (string) Used to identify your rubis board -i
time_interval_sec Data taking time interval (sec) Default: 10 -t
available_boards List of available ADS1115 boards Default: [1,2,3,4] -a
output Output format "csv", "db", or "both" -o
delimiter Delimiter for csv output ",", " ", "space", etc. -d
commentout_string Strings to be added on the csv file header default: ""
time_format Time column format "timestamp", "datetime" (default), or strftime format (for example, "%H:%M:%S")
boards Setting for each ADS1115 board "gain" option is available
sources Setting for each channels

If you select naming including "date", a new file will be created day by day.

The sources should be set like,

"1":{
    "name": "ch1",
    "description": "channel 1",
    "type": "volt"
    },
"2":{
    "name": "ch2",
    "description": "channel 2",
    "type": "linear"
    "a": 2.0,
    "b": 1.2
    },

The name is used for csv header. For the type, "volt", "raw", "millivolt", and "linear" are available. "linear" returns the value "a" * (volt) + "b". The "a" and "b" should be written in the config file, for each sources.

Database setting

If you want database store, do like that additionaly

sudo apt install mariadb-server
sudo mysql -u root
MariaDB [(none)]> UPDATE mysql.user SET password=password('newpassword') WHERE User = 'root';
MariaDB [mysql]> UPDATE mysql.user SET plugin='' WHERE User='root';
MariaDB [mysql]> GRANT ALL PRIVILEGES ON *.* TO 'root'@'localhost' identified by 'newpassword' with grant option;
MariaDB [mysql]> exit
sudo systemctl restart mysql

You need an external access, please make a user.

CREATE USER 'rubis'@'10.37.%' IDENTIFIED BY 'password';
GRANT ALL ON *.* TO 'rubis'@'10.37.%';
FLUSH PRIVILEGES;

And comment out the bind-address line in /etc/mysql/mariadb.conf.d/50-server.cnf. In addition, add default_time_zone='+00:00' at the bottom of the file. Then run sudo systemctl restart mysql.

If you need static IP access, please edit /etc/dhcpcd.conf like this.

# Example static IP configuration:
interface eth0
static ip_address=***.***.***.***/** # your IP/mask
static routers=***.***.***.*** # your gateway
static domain_name_servers=***.***.***.*** ***.***.***.*** # your DNS

When you set "db" or "both" for output in config file, the following settings are required.

"db":{
    "login":{
        "host": "127.0.0.1",
        "port": 3306,
        "user": "root",
        "passwd": "newpassword",
        "autocommit": true},
    "name": "rubis"
    }

For developers

Clone this repository on your machine, then run make.sh. If you need something, please feel free to send a PR or ask me on issue.

Project details


Download files

Download the file for your platform. If you're not sure which to choose, learn more about installing packages.

Source Distribution

rubis-1.0.1.tar.gz (16.1 kB view details)

Uploaded Source

Built Distribution

If you're not sure about the file name format, learn more about wheel file names.

rubis-1.0.1-py3-none-any.whl (18.8 kB view details)

Uploaded Python 3

File details

Details for the file rubis-1.0.1.tar.gz.

File metadata

  • Download URL: rubis-1.0.1.tar.gz
  • Upload date:
  • Size: 16.1 kB
  • Tags: Source
  • Uploaded using Trusted Publishing? No
  • Uploaded via: twine/3.7.1 importlib_metadata/4.10.0 pkginfo/1.8.2 requests/2.26.0 requests-toolbelt/0.9.1 tqdm/4.62.3 CPython/3.10.1

File hashes

Hashes for rubis-1.0.1.tar.gz
Algorithm Hash digest
SHA256 1fbaa1fbddc9333d75d137ec2580581a69a511ed232c57e54d02699b3cc15aff
MD5 89e38a391d0fecbf34b3104ba45fd8f2
BLAKE2b-256 07991eae236bfee90509574fb5d9ba64c52d438426563d5f865ed218da49f48e

See more details on using hashes here.

File details

Details for the file rubis-1.0.1-py3-none-any.whl.

File metadata

  • Download URL: rubis-1.0.1-py3-none-any.whl
  • Upload date:
  • Size: 18.8 kB
  • Tags: Python 3
  • Uploaded using Trusted Publishing? No
  • Uploaded via: twine/3.7.1 importlib_metadata/4.10.0 pkginfo/1.8.2 requests/2.26.0 requests-toolbelt/0.9.1 tqdm/4.62.3 CPython/3.10.1

File hashes

Hashes for rubis-1.0.1-py3-none-any.whl
Algorithm Hash digest
SHA256 161ac5bc6ce370fa64bcb78454d69fe474cc53ded59e98fcf9ed4c2942cfd876
MD5 eee7ecdc2e7d7f24df8de14c7a54516e
BLAKE2b-256 2df5fa755367ca55059d3b3df1c4d2c7e900b0f8684614f8d042a728e9300a08

See more details on using hashes here.

Supported by

AWS Cloud computing and Security Sponsor Datadog Monitoring Depot Continuous Integration Fastly CDN Google Download Analytics Pingdom Monitoring Sentry Error logging StatusPage Status page