Skip to main content

SoloX - Real-time collection tool for Android/iOS performance data.

Project description

English | 中文 | DocForAndroid

SoloX

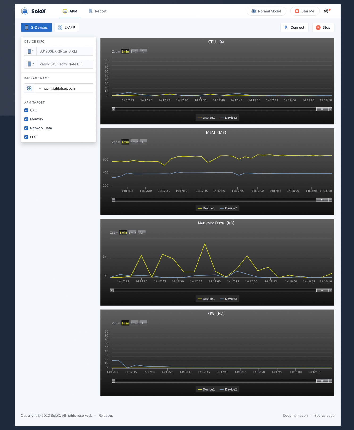
solox preview

Preview

SoloX - Real-time collection tool for Android/iOS performance data.

We are committed to solving inefficient, cumbersome test execution, and our goal is Simple Test In SoloX!

Installation

1.Python:3.6+ 
2.pip install -U solox

notice: If Windows users need to test ios, install and start Itunes

Startup SoloX

default

python -m solox

customize

python -m solox --host={ip} --port=50003

Collect in python

from solox.public.apm import APM
# solox version >= 2.1.2

apm = APM(pkgName='com.bilibili.app.in',deviceId='ca6bd5a5',platform='Android')
# apm = APM(pkgName='com.bilibili.app.in', platform='iOS') only supports one device
cpu = apm.collectCpu() # %
memory = apm.collectMemory() # MB
flow = apm.collectFlow() # KB
fps = apm.collectFps() # HZ
battery = apm.collectBattery() # level:% temperature:°C

Collect in API

Start the service in the background

# solox version >= 2.1.5

macOS/Linux: nohup python3 -m solox &
Windows: start /min python3 -m solox &

Request apm data from api

http://{ip}:50003/apm/collect?platform=Android&deviceid=ca6bd5a5&pkgname=com.bilibili.app.in&apm_type=cpu

apm_type in ['cpu','memory','network','fps','battery']

PK Model

  • 2-devices: test the same app on two different phones
  • 2-apps: test two different apps on two phones with the same configuration

Thanks

Communicate

Project details


Release history Release notifications | RSS feed

Download files

Download the file for your platform. If you're not sure which to choose, learn more about installing packages.

Source Distribution

solox-2.4.0.tar.gz (5.5 MB view details)

Uploaded Source

Built Distribution

If you're not sure about the file name format, learn more about wheel file names.

solox-2.4.0-py3-none-any.whl (5.5 MB view details)

Uploaded Python 3

File details

Details for the file solox-2.4.0.tar.gz.

File metadata

  • Download URL: solox-2.4.0.tar.gz
  • Upload date:
  • Size: 5.5 MB
  • Tags: Source
  • Uploaded using Trusted Publishing? No
  • Uploaded via: twine/4.0.2 CPython/3.9.16

File hashes

Hashes for solox-2.4.0.tar.gz
Algorithm Hash digest
SHA256 12ce783d1657fbc2c0e273c9fd15a1d57b57448fc997f5b34c33aa24d96de1a5
MD5 395eeeabce80fcadb8f9589f6c939329
BLAKE2b-256 59367bb7c077834d736282968dcc1fb85888dbbd0a0f739bb44d2a7f5cbe3b1c

See more details on using hashes here.

File details

Details for the file solox-2.4.0-py3-none-any.whl.

File metadata

  • Download URL: solox-2.4.0-py3-none-any.whl
  • Upload date:
  • Size: 5.5 MB
  • Tags: Python 3
  • Uploaded using Trusted Publishing? No
  • Uploaded via: twine/4.0.2 CPython/3.9.16

File hashes

Hashes for solox-2.4.0-py3-none-any.whl
Algorithm Hash digest
SHA256 8630fd39a115bad8eea6756127a1d4af3513473bb182cb37ff26966e588ae464
MD5 ce4248e0d27c09fd969d2871afb277be
BLAKE2b-256 27661cc670b2ddd19f2a6a05bbcde4bb0b91d0275dbafd1d5112ed0611551080

See more details on using hashes here.

Supported by

AWS Cloud computing and Security Sponsor Datadog Monitoring Depot Continuous Integration Fastly CDN Google Download Analytics Pingdom Monitoring Sentry Error logging StatusPage Status page