Skip to main content

Python driver for DaMiao motors

Project description

DaMiao Motor Python Driver

Python 3.8+ Platform PyPI Docs Repository

Python driver for DaMiao brushless motors over CAN with a unified CLI, web GUI, and library API.

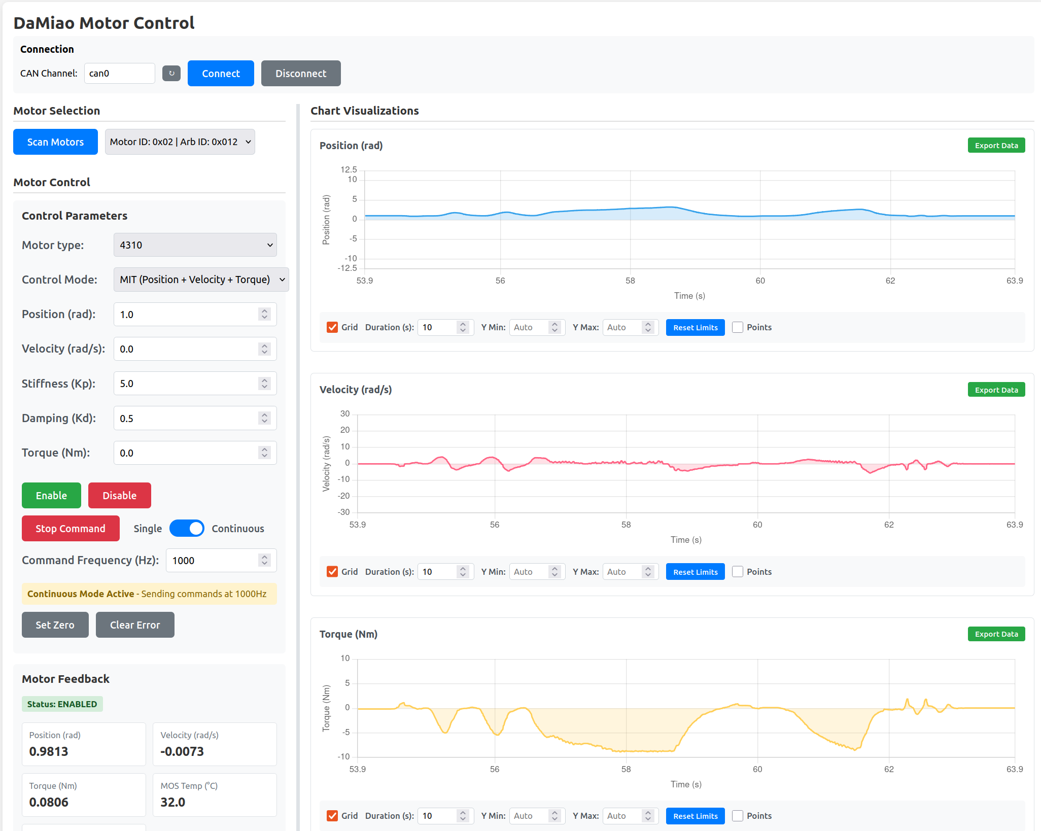
DaMiao Motor Control GUI

Quick links

Resource Link
Documentation home GitHub Pages docs
Control modes and control laws Motor Control Modes
API reference DaMiaoController API
Firmware reference DaMiao motor firmware (Gitee)
Source code GitHub repository

Highlights

  • Control modes: MIT, POS_VEL, VEL, FORCE_POS
  • Typical motor types: 3507, 4310, 4340, 6006, 8006, 8009, 10010/L
  • Unified CLI: damiao scan, send-cmd-*, register tools, and damiao gui
  • Python API for multi-motor control with continuous feedback polling

Installation

pip install damiao-motor

Requirements: Linux + CAN interface (socketcan on can0, etc.). Set CAN bitrate to match your motor before running commands.

Quick start

Safety: these examples can move hardware. Secure the motor and keep clear of moving parts.

python examples/example.py

Edit examples/example.py to set motor_id, feedback_id, motor_type, and channel.

from damiao_motor import DaMiaoController

controller = DaMiaoController(channel="can0", bustype="socketcan")
motor = controller.add_motor(motor_id=0x01, feedback_id=0x00, motor_type="4340")

controller.enable_all()
motor.ensure_control_mode("MIT")
motor.send_cmd_mit(
    target_position=1.0,
    target_velocity=0.0,
    stiffness=20.0,
    damping=0.5,
    feedforward_torque=0.0,
)

state = motor.get_states()
print(state["pos"], state["vel"], state["torq"])
controller.shutdown()

Control laws

MIT mode (impedance control)

MIT mode control law

T_ref  = Kp * (p_des - theta_m) + Kd * (v_des - dtheta_m) + tau_ff
iq_ref = T_ref / K_T
id_ref = 0

Full mode documentation:

CLI commands

All damiao subcommands require --motor-type (example: 4340).

Command Purpose
damiao scan --motor-type 4340 Scan bus for motors
damiao send-cmd-mit --motor-type 4340 --id 1 MIT command
damiao send-cmd-pos-vel --motor-type 4340 --id 1 POS_VEL command
damiao send-cmd-vel --motor-type 4340 --id 1 VEL command
damiao send-cmd-force-pos --motor-type 4340 --id 1 FORCE_POS command
damiao set-zero-command --motor-type 4340 --id 1 Zero hold command
damiao set-zero-position --motor-type 4340 --id 1 Set current position to zero
damiao set-can-timeout --motor-type 4340 --id 1 --timeout-ms 1000 Set CAN timeout (reg 9)
damiao set-motor-id / damiao set-feedback-id Change IDs (reg 8 / reg 7)
damiao gui Launch web GUI

Web GUI

damiao gui

Open the local web UI (default to http://127.0.0.1:5000).

GUI docs: Web GUI guide

API reference

API docs:

Project details


Download files

Download the file for your platform. If you're not sure which to choose, learn more about installing packages.

Source Distribution

damiao_motor-1.0.6.tar.gz (1.1 MB view details)

Uploaded Source

Built Distribution

If you're not sure about the file name format, learn more about wheel file names.

damiao_motor-1.0.6-py3-none-any.whl (64.1 kB view details)

Uploaded Python 3

File details

Details for the file damiao_motor-1.0.6.tar.gz.

File metadata

  • Download URL: damiao_motor-1.0.6.tar.gz
  • Upload date:
  • Size: 1.1 MB
  • Tags: Source
  • Uploaded using Trusted Publishing? No
  • Uploaded via: twine/6.2.0 CPython/3.11.14

File hashes

Hashes for damiao_motor-1.0.6.tar.gz
Algorithm Hash digest
SHA256 c9ce7290a310b1a96120447d5c16242c6dec44e9b02f10de964c900d7db96e14
MD5 39b29dbb8ed74bf7144eab27fd6b0f20
BLAKE2b-256 87296da7d209e7d892f98a517b03286efff8d168a0b9b37878e0d809bb82dfd1

See more details on using hashes here.

File details

Details for the file damiao_motor-1.0.6-py3-none-any.whl.

File metadata

  • Download URL: damiao_motor-1.0.6-py3-none-any.whl
  • Upload date:
  • Size: 64.1 kB
  • Tags: Python 3
  • Uploaded using Trusted Publishing? No
  • Uploaded via: twine/6.2.0 CPython/3.11.14

File hashes

Hashes for damiao_motor-1.0.6-py3-none-any.whl
Algorithm Hash digest
SHA256 eed20f85fdf5c52a7f4c714e4400864c49213396c6a712fdbd90e5370ccfabdd
MD5 0cedd878204c639b1d64dc06092d361a
BLAKE2b-256 6a312f4460d1290135588cb434907ef71d9f4a0572037e82e30183f365deafe4

See more details on using hashes here.

Supported by

AWS Cloud computing and Security Sponsor Datadog Monitoring Depot Continuous Integration Fastly CDN Google Download Analytics Pingdom Monitoring Sentry Error logging StatusPage Status page