Skip to main content

Report locust metrics to influxdb.

Project description

locust_influx

Send information about locust requests to InfluxDB and follow the progress through Grafana charts.

Test and taste it locally

Start an InfluxDB container locally:

docker run -d --name influxdb -d -p 8086:8086 influxdb

Start a Grafana container locally:

docker run -d --name grafana -d -p 3000:3000 grafana/grafana

Crete a new python virtual environment and install locust_influx:

pip install locust_influx

Run the example locustfile contained in this repo (Change the host to point to desired one):

locust -f ./locustfile.py --no-web --clients 10 --hatch-rate 1 --run-time 60s --host http://localhost:8080

Open your local Grafana in the browser at http://localhost:3000/

Import the example dashboard from locust_dashboard.json file.

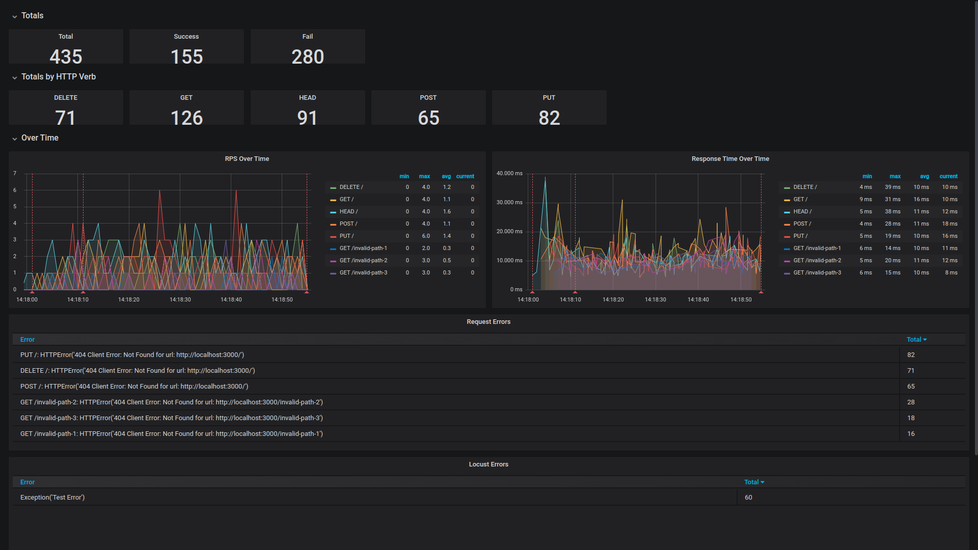
Locust dashboard in grafana

Project details


Download files

Download the file for your platform. If you're not sure which to choose, learn more about installing packages.

Source Distribution

locust_influx-0.2.4.tar.gz (3.7 kB view details)

Uploaded Source

Built Distribution

If you're not sure about the file name format, learn more about wheel file names.

locust_influx-0.2.4-py3-none-any.whl (7.9 kB view details)

Uploaded Python 3

File details

Details for the file locust_influx-0.2.4.tar.gz.

File metadata

  • Download URL: locust_influx-0.2.4.tar.gz
  • Upload date:
  • Size: 3.7 kB
  • Tags: Source
  • Uploaded using Trusted Publishing? No
  • Uploaded via: twine/3.1.1 pkginfo/1.5.0.1 requests/2.22.0 setuptools/41.6.0 requests-toolbelt/0.9.1 tqdm/4.40.2 CPython/3.7.5

File hashes

Hashes for locust_influx-0.2.4.tar.gz
Algorithm Hash digest
SHA256 fe1b33c078a47feb4898191de5b2fcaa83facaa4ad3963205c531b78e469bc54
MD5 ede0aab490334afea536b9a95e0d911a
BLAKE2b-256 1ae19a600243a05830e0f6e30826d7bd800ca9e31035e012d8283b884902c1ad

See more details on using hashes here.

File details

Details for the file locust_influx-0.2.4-py3-none-any.whl.

File metadata

  • Download URL: locust_influx-0.2.4-py3-none-any.whl
  • Upload date:
  • Size: 7.9 kB
  • Tags: Python 3
  • Uploaded using Trusted Publishing? No
  • Uploaded via: twine/3.1.1 pkginfo/1.5.0.1 requests/2.22.0 setuptools/41.6.0 requests-toolbelt/0.9.1 tqdm/4.40.2 CPython/3.7.5

File hashes

Hashes for locust_influx-0.2.4-py3-none-any.whl
Algorithm Hash digest
SHA256 015051a5adc82e7023019cdae49653034fe20440f5a80bccfcd587985c6e0015
MD5 c113e9f35a010a9930e8973485fcb829
BLAKE2b-256 cbf3371035f67449cac2a970c77694355829f210ed4cbb68f316413745ca6d5b

See more details on using hashes here.

Supported by

AWS Cloud computing and Security Sponsor Datadog Monitoring Depot Continuous Integration Fastly CDN Google Download Analytics Pingdom Monitoring Sentry Error logging StatusPage Status page