Skip to main content

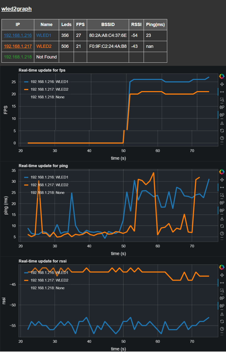
wled2graph supports a table and graphs of FPS and other data from multiple WLED endpoints in real-time via a browser interface

Project description

wled2graph

wled2graph is a Python program designed to visualize Frames Per Second (FPS) data and other from WLED endpoints on a network in real-time using a Bokeh graph server. It sets up a polling loop, defaulting to every 5 seconds, to fetch the current JSON state from each specified WLED endpoint

Note that the Bokeh server is hosted on port 5006 by default. You can access the graph by navigating to http://localhost:5006 in your web browser.

The browser window should be spawned on wled2graph launch, however, wled2graph is not closed on closure of the browser.

You can navigate again to the same URL to re-open the graph, as long as the application is left running.

wled2graph screenshot

Features

  • Real-time FPS, BSSID, RSSI and Ping Visualization: Continuously polls WLED endpoints and updates the graph with current FPS values.
  • IP address hyperlink to WLED UI: Just click through direct to the WLED UI for the selected WLED endpoint.
  • Configurable Polling Frequency: Allows customization of the polling interval to suit network and performance needs.
  • Scalable: Can monitor multiple WLED endpoints simultaneously.
  • Customizable Data Points Rollover: Supports setting a maximum number of data points to display on the graph, after which old data points are rolled off.

Installation from PyPi

pip install wled2graph

wled2graph is executed from the command line and requires a list of IP addresses corresponding to the WLED endpoints you wish to monitor.

wled2graph -w <WLED_IPs> [-t <time_period>] [-r <rollover>]

-w, --wleds: A comma-separated list of IP addresses for the WLED endpoints.
-t, --time-period: (Optional) The time period in seconds for polling the WLEDs. Default is 5 seconds.
-r, --rollover: (Optional) The number of data points to keep in the graph before rolling over. Default is 20000.
-m, --remote: allow remote access to server on port 5006, default is False

Example

To start monitoring two WLED endpoints with a polling interval of 10 seconds:

wled2graph -w 192.168.1.100,192.168.1.101 -t 10

To start monitoring five WLED endpoints with a polling interval of 1 seconds and a data point rollover of 30:

wled2graph -w "192.168.1.216, 192.168.1.217, 192.168.1.220, 192.168.1.229, 192.168.1.230" -t 1 -r 30

How to develop on wled2graph

Source code is hosted at https://github.com/bigredfrog/wled2graph

Prerequisites

Before you begin, ensure you have met the following requirements:

  • Python 3.9 or higher

  • uv package management is present, which can be installed with

    pip install uv
    
  1. Clone the repository to your local machine:

    git clone https://github.com/bigredfrog/wled2graph.git
    cd wled2graph
    
  2. Install the project dependencies and test launch in a venv using uv:

    uv run wled2graph
    

    This will create a virtual environment and install the necessary Python libraries.

Development Usage

wled2graph is executed from the command line and requires a list of IP addresses corresponding to the WLED endpoints you wish to monitor.

uv run wled2graph -w <WLED_IPs> [-t <time_period>] [-r <rollover>]

-w, --wleds: A comma-separated list of IP addresses for the WLED endpoints.
-t, --time-period: (Optional) The time period in seconds for polling the WLEDs. Default is 5 seconds.
-r, --rollover: (Optional) The number of data points to keep in the graph before rolling over. Default is 20000.

Example

To start monitoring two WLED endpoints with a polling interval of 10 seconds:

uv run wled2graph -w 192.168.1.100,192.168.1.101 -t 10

To start monitoring five WLED endpoints with a polling interval of 1 seconds and a data point rollover of 30:

uv run wled2graph -w "192.168.1.216, 192.168.1.217, 192.168.1.220, 192.168.1.229, 192.168.1.230" -t 1 -r 30

VSCode support

wled2graph incluses a .vscode/launch.json

Set the Python Interpreter for the project in VSCode

Press Ctrl + Shift + P (or Cmd + Shift + P on macOS) and select "Python: Select Interpreter". Browse to the virtual environment path from the uv created venv and select the python executable inside it.

Edit the "args" options in launch.json

add your IP address of interest or other launch options

Launch from the debugpy Run and Debug drop down

wled2graph should run in the virtual environment against your selected args

Release Tagging

Tagging is restricted to users with write permissions only

Pushing a release tag will trigger a release action with an approval step for publish

Useful commands

git tag v0.1.5
git tag -d v0.1.5
git push origin v0.1.5
git push origin --delete v0.1.5

Contributing

I just don't know if this has legs right now...

License

This project is licensed under the MIT License - see the LICENSE.md file for details.

https://github.com/bigredfrog/wled2graph/blob/master/license.md

Project details


Download files

Download the file for your platform. If you're not sure which to choose, learn more about installing packages.

Source Distribution

wled2graph-0.1.9.tar.gz (10.1 kB view details)

Uploaded Source

Built Distribution

If you're not sure about the file name format, learn more about wheel file names.

wled2graph-0.1.9-py3-none-any.whl (10.5 kB view details)

Uploaded Python 3

File details

Details for the file wled2graph-0.1.9.tar.gz.

File metadata

  • Download URL: wled2graph-0.1.9.tar.gz
  • Upload date:
  • Size: 10.1 kB
  • Tags: Source
  • Uploaded using Trusted Publishing? No
  • Uploaded via: uv/0.5.18

File hashes

Hashes for wled2graph-0.1.9.tar.gz
Algorithm Hash digest
SHA256 39d95722bb73ef582cd308479d89693ea51f53356be7ba66aec5e5d7706134b4
MD5 86734d0b9addf9d3799fc77217d270a0
BLAKE2b-256 26ea20b5fa17cc822d46282e92069cc41051b5f52b2376b31de082e902c2cab2

See more details on using hashes here.

File details

Details for the file wled2graph-0.1.9-py3-none-any.whl.

File metadata

  • Download URL: wled2graph-0.1.9-py3-none-any.whl
  • Upload date:
  • Size: 10.5 kB
  • Tags: Python 3
  • Uploaded using Trusted Publishing? No
  • Uploaded via: uv/0.5.18

File hashes

Hashes for wled2graph-0.1.9-py3-none-any.whl
Algorithm Hash digest
SHA256 47a15a55c0b57d417a5abc3adcbf675533e45a9d372a2cff450c3534b7d4751c
MD5 89503cafaca8bd53f17501d62810b076
BLAKE2b-256 1322351afb7e62c6d10ca6de087e80abe7a2f900e3da18f6e1bfbe6cc728fe8b

See more details on using hashes here.

Supported by

AWS Cloud computing and Security Sponsor Datadog Monitoring Depot Continuous Integration Fastly CDN Google Download Analytics Pingdom Monitoring Sentry Error logging StatusPage Status page